View information on components

The Information page in the ADB Control web interface displays the state of the ADB Control and ADBM components. This page includes multiple tabs, each of which is described in detail below.

ADB Control

On the Information → ADB Control page, the status of ADB Control components is displayed.

NOTE

For more information on the ADB Control architecture, see Arenadata DB Control overview.

UI backend server

The UI backend server tab on the Information → ADB Control page contains information on the backend server of the ADB Control web interface (UI backend server).

The Information → ADB Control → UI backend server tab
The Information → ADB Control → UI backend server tab
The Information → ADB Control → UI backend server tab
The Information → ADB Control → UI backend server tab
Fields of the "Information → ADB Control → UI backend server" tab
Field Description

Host Name

An IP address of the host where UI backend server is deployed

GRPC Port

The gRPC port that is used by UI backend server

Version

A UI backend server version

Status

A UI backend server status. The possible value is UP, which means that UI backend server works

Up Time

The time since the last UI backend server startup (in hours, minutes, seconds)

Agent

The Agent tab on the Information → ADB Control page displays information on ADB Control agents. The tab consists of the following sections:

  • Overview

  • Aggregated load ratio info

The Overview section displays the general information on all ADB Control agents installed on hosts of the ADB clusters that are connected to the monitoring system.

The Overview section
The Overview section
The Overview section
The Overview section
Fields of the Overview section
Field Description

Cluster

A name of the ADB cluster

Host Name

A name of the host where the ADB Control agent is deployed

Version

A version of the ADB Control agent

Status

A status of the ADB Control agent. The possible value is Up, which means that the agent works. Stopped agents are not displayed in the table (for example, when a host is disabled)

Up Time

The time since the last agent startup in hours, minutes, seconds

Last handled message at

A timestamp of the last processed protobuf message (received from segments) in the DD/MM/YYYY HH:mm:ss format

Avg load rate / sec

An average number of incoming protobuf messages per second. It is calculated as a ratio of the number of messages received by the agent during the time that is defined in the Interval,sec field to the value of that period

The Aggregated load ratio info displays the aggregated statistics on the processing of protobuf messages (received from segments) by all ADB Control agents.

The Aggregated load ratio info section
The Aggregated load ratio info section
The Aggregated load ratio info section
The Aggregated load ratio info section
Fields of the "Aggregated load ratio info" section
Field Description

Total

A total number of received protobuf messages (since agent startup)

Interval,sec

A time interval between counters sampling (in seconds). By default, 10. You can change the limit via the eureka.update.counter.interval configuration parameter

Last processed messages

A number of processed messages during the last Interval,sec time period

Last handled message at

A timestamp of the last processed protobuf message (in the DD/MM/YYYY HH:mm:ss format)

In counters

A total number of protobuf messages received from segments by ADB Control agents (since agent startup). Messages are grouped by query type (counter). The number of types for incoming messages is displayed at the top of the list

Out counters

A total number of protobuf messages sent by ADB Control agents to Backend server (since agent startup). Messages are grouped by query type (counter). The number of types for outcoming messages is displayed at the top of the list

The information that is described above for the Overview and Aggregated load ratio info sections can be obtained for a specific ADB Control agent. To view the agent details, click the corresponding row in the Overview section.

Switch to the detailed agent information
Switch to the detailed agent information
Switch to the detailed agent information
Switch to the detailed agent information

All fields displayed for the selected agent are almost identical to those described above. The Failed counters field displays the number of out counters, which messages failed to be sent. Also note that an average load rate and all counters are calculated and displayed for the selected agent.

Window with agent details
Window with agent details
Window with agent details
Window with agent details

Backend server

The Backend server tab on the Information → ADB Control page displays information on the ADB Control Backend server. The tab functionality is completely identical to the Agent tab described above. The only difference is that for Backend server, ADB Control agents are the source of incoming messages, and PostgreSQL is the receiver of outcoming requests (Query Database on the ADB Control architectural schema).

You can also view the Backend server details in a separate window by clicking the row in the Overview section.

NOTE

The counter names in the In counters and Out counters sections may not be the same because Backend server aggregates and otherwise processes incoming messages and then creates new objects.

The Information → ADB Control → Backend server tab
The Information → ADB Control → Backend server tab
The Information → ADB Control → Backend server tab
The Information → ADB Control → Backend server tab

Scheduler

The Scheduler tab on the Information → ADB Control page contains information on the ADB Control Scheduler.

The Information → ADB Control → Scheduler tab
The Information → ADB Control → Scheduler tab
The Information → ADB Control → Scheduler tab
The Information → ADB Control → Scheduler tab
Fields of the Information → ADB Control → Scheduler tab
Field Description

Host Name

An IP address of the host where Scheduler is deployed

GRPC Port

The gRPC port that is used by Scheduler

Version

A Scheduler version

Status

A Scheduler status. The possible value is UP, which means that Scheduler works

Up Time

The time since the last Scheduler startup (in hours, minutes, seconds)

Backup manager

NOTE

For more information on the ADBM architecture, see Arenadata DB Backup Manager overview.

The Information → Backup manager page displays the status of ADBM and its agents. The page consists of two sections:

  • Backup manager

  • Database & Agents

The Backup manager section displays the ADBM state.

The Backup manager section
The Backup manager section
The Backup manager section
The Backup manager section
Fields of the "Backup manager" section
Field Description

Status

An ADBM status. The possible value is Up, which means that ADBM works. If ADBM is stopped, the Backup manager page will be empty

Since

A timestamp of the last ADBM startup in the DD/MM/YYYY HH:mm:ss format

Address

An address of the host where ADBM is deployed (in the <IP address>:<port> format)

The Database & Agents section displays information on the ADB database that is connected for backing up and the ADBM agents that are installed on cluster hosts. The data is displayed for the ADB cluster that is selected in the filter directly under the section name.

Filter by clusters
Filter by clusters
Filter by clusters
Filter by clusters

The Database & Agents section includes two tables: Database and Agents. The Database table displays information on the ADB database.

The Database table
The Database table
The Database table
The Database table
Fields of the Database table
Field Description

Status

A database status. Possible values:

  • Up — the database works.

  • Down — the database is stopped. In this case, the Agents table will be empty.

Since

A timestamp of the last database startup in the DD/MM/YYYY HH:mm:ss format

Version

A detailed description of the ADB build including PostgreSQL and Greenplum Database versions

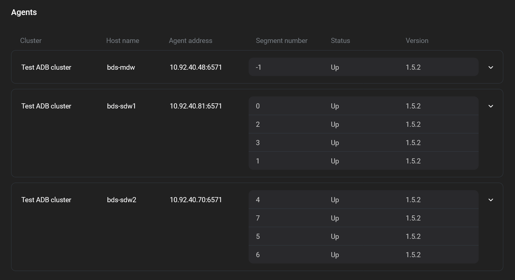
The Agents table displays information on ADBM agents.

The Agents table
The Agents table
The Agents table
The Agents table
Fields of the Agents table
Field Description

Cluster

A name of the ADB cluster

Host name

A name of the host where the ADBM agent is deployed

Agent address

An address of the host where the ADBM agent is deployed (in the <IP address>:<port> format)

Segment number

A unique identifier of the primary segment on the cluster. Refers to gp_segment_configuration.content. For more information, see Tables overview

Status

An ADBM agent status. Possible values:

  • Up — the agent works.

  • Down — the agent is in the process of stopping (for example, if the host is being disconnected). The status is displayed for a short time, after which a request is sent to the Service Registry to delete the agent metadata and the agent entry is removed from the table.

Version

A version of the ADBM agent

Found a mistake? Seleсt text and press Ctrl+Enter to report it