Просмотр информации по компонентам

Страница Information в web-интерфейсе ADB Control отображает статус работы компонентов, входящих в состав ADB Control и ADBM. Страница состоит из нескольких вкладок, которые подробно описаны ниже.

ADB Control

На странице Information → ADB Control фиксируется текущее состояние компонентов ADB Control.

ПРИМЕЧАНИЕ

Более подробную информацию об архитектуре ADB Control можно получить в статье Обзор Arenadata DB Control.

UI backend server

Вкладка UI backend server на странице Information → ADB Control содержит информацию о backend-сервере web-интерфейса ADB Control (UI backend server).

Вкладка Information → ADB Control → UI backend server
Вкладка Information → ADB Control → UI backend server
Вкладка Information → ADB Control → UI backend server
Вкладка Information → ADB Control → UI backend server
Поля вкладки Information → ADB Control → UI backend server
Поле Описание

Host Name

IP-адрес хоста, на котором развернут UI backend server

GRPC Port

gRPC-порт, используемый для подключения к UI backend server

Version

Версия UI backend server

Status

Статус UI backend server. Возможно одно значение UP — запущен

Up Time

Время работы UI backend server в часах, минутах, секундах

Agent

Вкладка Agent на странице Information → ADB Control отображает информацию об агентах ADB Control. Она включает две секции:

  • Overview

  • Aggregated load ratio info

Секция Overview предназначена для вывода общей информации по всем агентам, которые установлены на хосты кластеров ADB, подключенных к системе мониторинга.

Секция Overview
Секция Overview
Секция Overview
Секция Overview
Поля секции Overview
Поле Описание

Cluster

Название кластера ADB

Host Name

Название хоста, на котором установлен агент ADB Control

Version

Версия агента ADB Control

Status

Статус агента ADB Control. Возможно только одно значение Up — запущен. Остановленные агенты (например, при отключении хоста) не отображаются в таблице

Up Time

Время с момента последнего запуска агента в часах, минутах, секундах

Last handled message at

Дата и время обработки агентом последнего поступившего protobuf-сообщения с сегментов (в формате DD/MM/YYYY HH:mm:ss)

Avg load rate / sec

Среднее количество поступающих protobuf-сообщений на агент с сегментов в секунду. Рассчитывается как отношение количества сообщений, полученных за определенный в поле Interval,sec период времени (по умолчанию 10 секунд), к величине этого периода

В секции Aggregated load ratio info отображается сводная статистика по обработке protobuf-сообщений всеми агентами ADB Control.

Секция Aggregated load ratio info
Секция Aggregated load ratio info
Секция Aggregated load ratio info
Секция Aggregated load ratio info
Поля секции Aggregated load ratio info
Поле Описание

Total

Общее количество protobuf-сообщений, полученных с сегментов агентами ADB Control (с момента запуска агентов)

Interval,sec

Период времени между измерениями счетчиков (counter) на основе поступивших protobuf-сообщений (в секундах). По умолчанию 10 секунд. Значение можно переопределить в конфигурационном параметре eureka.update.counter.interval

Last processed messages

Количество обработанных protobuf-сообщений за период времени, указанный в поле Interval,sec

Last handled message at

Дата и время обработки последнего поступившего protobuf-сообщения (в формате DD/MM/YYYY HH:mm:ss)

In counters

Общее число protobuf-сообщений, полученных с сегментов агентами ADB Control (с момента запуска агентов). Ведется группировка сообщений по типу запросов (counter). Количество типов для входящих сообщений выводится в верхней части списка

Out counters

Общее число protobuf-сообщений, отправленных агентами ADB Control в Backend server (с момента запуска агентов). Ведется группировка сообщений по типу запросов (counter). Количество типов для исходящих сообщений выводится в верхней части списка

Информация, описанная выше в рамках секций Overview и Aggregated load ratio info, может быть получена по конкретному агенту ADB Control. Для просмотра детальных данных по агенту нажмите на соответствующую ему строку в секции Overview.

Переход к просмотру детальной информации по агенту
Переход к просмотру детальной информации по агенту
Переход к просмотру детальной информации по агенту
Переход к просмотру детальной информации по агенту

Все поля, отображаемые для выбранного агента, практически идентичны описанным выше. Добавляется поле Failed counters — количество счетчиков исходящих сообщений, при отправке которых возникла ошибка. Также следует учитывать, что все счетчики и скорость обработки сообщений, отображаемые в модальном окне, вычисляются исключительно для выбранного агента.

Окно с детальной информацией об агенте
Окно с детальной информацией об агенте
Окно с детальной информацией об агенте
Окно с детальной информацией об агенте

Backend server

Вкладка Backend server на странице Information → ADB Control отображает информацию о Backend-сервере ADB Control. Функционал вкладки Backend server полностью идентичен описанной выше вкладке Agent с той лишь разницей, что в качестве источника входящих сообщений для Backend server выступают агенты ADB Control, а в роли получателя исходящих сообщений — база данных PostgreSQL (Query Database на архитектурной схеме ADB Control).

Просмотр детальной информации о Backend server в отдельном окне также доступен — путем нажатия на строку в секции Overview.

ПРИМЕЧАНИЕ

Наименования счетчиков в разделах In counters и Out counters, а также количество сообщений в них могут не совпадать по причине того, что в Backend server выполняется агрегирование и иная обработка поступающих сообщений с последующим созданием новых объектов.

Вкладка Information → ADB Control → Backend server
Вкладка Information → ADB Control → Backend server
Вкладка Information → ADB Control → Backend server
Вкладка Information → ADB Control → Backend server

Scheduler

Вкладка Scheduler на странице Information → ADB Control содержит информацию о планировщике (Scheduler) ADB Control.

Вкладка Information → ADB Control → Scheduler
Вкладка Information → ADB Control → Scheduler
Вкладка Information → ADB Control → Scheduler
Вкладка Information → ADB Control → Scheduler
Поля вкладки Information → ADB Control → Scheduler
Поле Описание

Host Name

IP-адрес хоста, на котором развернут Scheduler

GRPC Port

gRPC-порт, используемый для подключения к Scheduler

Version

Версия Scheduler

Status

Статус Scheduler. Возможно одно значение UP — запущен

Up Time

Время работы Scheduler в часах, минутах, секундах

Backup manager

ПРИМЕЧАНИЕ

Более подробную информацию об архитектуре ADBM можно получить в статье Обзор Arenadata DB Backup Manager.

На странице Information → Backup manager отображается информация о статусе ADBM и его агентов. Страница состоит из двух секций:

  • Backup manager

  • Database & Agents

Секция Backup manager содержит информацию о текущем статусе ADBM.

Секция Backup manager
Секция Backup manager
Секция Backup manager
Секция Backup manager
Поля секции Backup manager
Поле Описание

Status

Статус ADBM. Возможно одно значение Up — сервис запущен. Если ADBM остановлен, страница Backup manager будет пустой

Since

Дата и время последнего запуска ADBM в формате DD/MM/YYYY HH:mm:ss

Address

Адрес хоста, на котором развернут ADBM, в формате <IP-адрес>:<порт>

В следующей секции Database & Agents отображается информация о базе данных ADB, подключенной для бэкапирования, и агентах ADBM, установленных на хосты кластера. Данные выводятся для кластера ADB, который выбран в фильтре непосредственно под названием секции.

Фильтр для выбора кластера
Фильтр для выбора кластера
Фильтр для выбора кластера
Фильтр для выбора кластера

Секция Database & Agents состоит из двух таблиц: Database и Agents. В таблице Database выводится информация о БД.

Таблица Database
Таблица Database
Таблица Database
Таблица Database
Поля таблицы Database
Поле Описание

Status

Статус БД. Возможные значения:

  • Up — запущена.

  • Down — остановлена. Если БД остановлена, таблица Agents будет пустой.

Since

Дата и время последнего запуска БД в формате DD/MM/YYYY HH:mm:ss

Version

Подробное описание сборки ADB, включая версию PostgreSQL и Greenplum Database

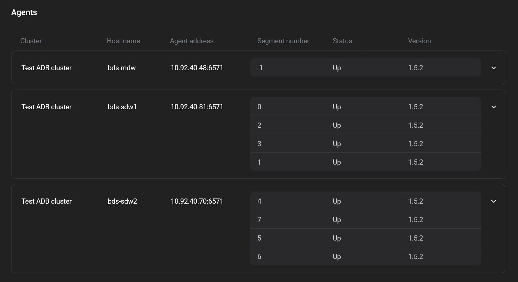
В таблице Agents выводится информация об агентах ADBM.

Таблица Agents
Таблица Agents
Таблица Agents
Таблица Agents
Поля таблицы Agents
Поле Описание

Cluster

Название кластера ADB

Host name

Название хоста, на котором установлен агент ADBM

Agent address

Адрес хоста, на котором установлен агент ADBM, в формате <IP-адрес>:<порт>

Segment number

Идентификатор primary-сегмента в кластере. Ссылается на gp_segment_configuration.content. Дополнительную информацию можно получить в статье Обзор таблиц

Status

Статус агента ADBM. Возможные значения:

  • Up — агент запущен.

  • Down — агент в процессе остановки (например, в случае отключения хоста). Статус отображается непродолжительное время, после чего будет отправлен запрос в Service Registry на удаление метаданных агента и запись об агенте удалится из таблицы.

Version

Версия агента ADBM

Нашли ошибку? Выделите текст и нажмите Ctrl+Enter чтобы сообщить о ней