Установка кластера

Шаг 1. Предварительная проверка (precheck)

Перед установкой нового кластера рекомендуется выполнить его предварительную проверку — Precheck. Проверка поможет убедиться в том, что все необходимые репозитории доступны, в кластере нет хостов с одинаковыми IP-адресами и все прочие требования соблюдены. Для запуска проверки:

  1. Примените действие Precheck к кластеру, выбранному на странице Clusters, нажав на иконку actions default dark actions default light в столбце Actions.

    Запуск предварительной проверки кластера precheck
    Запуск предварительной проверки кластера precheck
  2. Подтвердите действие в открывшемся окне.

    precheck verify
    Подтверждение действия
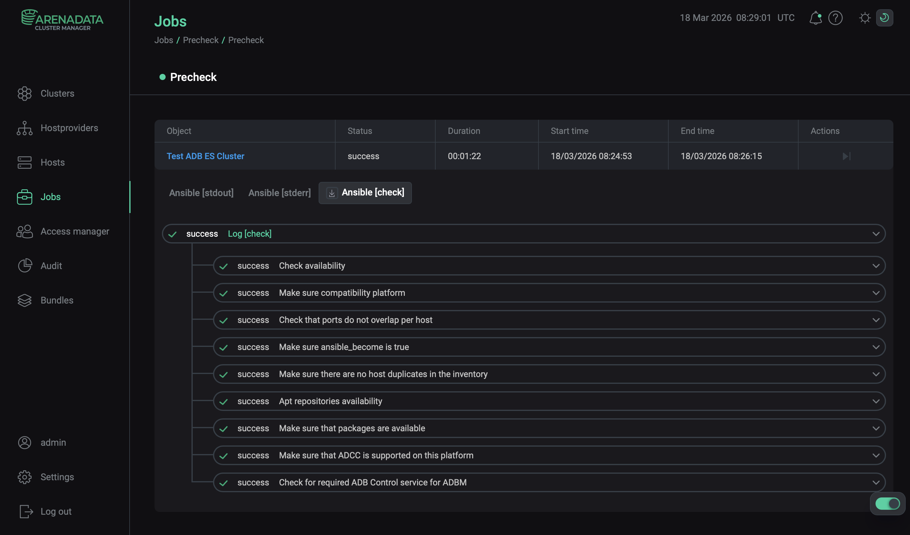
  3. Откройте страницу Jobs и дождитесь завершения проверки. После этого кликните по первой строке в списке задач (jobs).

    Переход к списку задач (job)
    Переход к списку задач (jobs)
  4. Просмотрите логи в открывшемся окне. Для загрузки логов нажмите Download.

    Просмотр логов задачи
    Просмотр логов задачи

Шаг 2. Запуск установки

Существует два способа установки:

  1. Установка всего кластера. В этом методе все сервисы кластера устанавливаются автоматически друг за другом после применения действия Install к кластеру.

  2. Установка отдельных сервисов. В этом методе каждый сервис устанавливается вручную путем применения к нему одного или нескольких действий. Этот способ также можно использовать для добавления новых сервисов в уже развернутый кластер.

В обоих методах каждый сервис запускается автоматически после установки.

ПРИМЕЧАНИЕ
В случае ошибок логи можно найти на странице Jobs.

Установка всего кластера

Чтобы установить все сервисы кластера за одну операцию, выполните шаги:

  1. Примените действие Install к кластеру, выбранному на странице Clusters, нажав на иконку actions default dark actions default light в столбце Actions.

    Переход к установке всего кластера
    Переход к установке всего кластера
  2. Подтвердите действие в открывшемся окне.

  3. Дождитесь завершения установки.

  4. Если один или несколько сервисов не удается установить, можно определить причину ошибок по логам, исправить их и перезапустить установку. Для этого необходимо выбрать действие Reinstall в столбце Actions на странице Clusters.

    Перезапуск установки
    Перезапуск установки

Установка отдельных сервисов

Рекомендуемый способ установки ADB ES — использование кластерного действия Install (как описано выше). Другой вариант — установить все сервисы вручную, по одному. В этом случае соблюдайте следующий порядок установки сервисов:

  1. Database, Clickhouse и AD Eureka (в любом порядке)

  2. ADB Control

  3. ADBM

Чтобы установить сервисы по одному, выполните шаги:

  1. Откройте вкладку Services на странице кластера. Для сервиса, который должен быть установлен, нажмите на иконку actions default dark actions default light в столбце Actions и выберите действие Install из выпадающего списка.

    Переход к установке отдельных сервисов
    Переход к установке отдельных сервисов
  2. Подтвердите действие в открывшемся окне.

    Подтверждение действия
    Подтверждение действия
  3. Дождитесь завершения установки и убедитесь, что статус сервиса изменился с created на installed.

Шаг 3. Проверка статуса кластера после установки

В результате успешной установки происходит обновление статуса кластера и его сервисов:

  • Статус кластера, отображаемый в столбце State на странице Clusters, меняет свое значение с created на installed.

    Статус кластера после успешной установки
    Статус кластера после успешной установки
  • Статус сервисов, отображаемый на вкладке Services страницы кластера, меняет свое значение с created на installed.

    Статус сервисов кластера после успешной установки
    Статус сервисов кластера после успешной установки

Шаг 4. Проверка web-интерфейса ADB Control

После завершения установки ADB ES проверьте доступность веб-интерфейса ADB Control:

  1. В браузере введите <adb_control_host>:8890, где adb_control_host — имя хоста или IP-адрес хоста, назначенного компоненту ADB Control, а 8890 — порт по умолчанию для веб-интерфейса ADB Control. Порт может быть изменен в конфигурации ADB Control с помощью параметра UI component parameters → Listening port.

    ПРИМЕЧАНИЕ
    IP-адрес и порт ADB Control также указаны на вкладке Info сервиса ADB Control.
  2. В открывшемся окне введите учетные данные пользователя, который создается по умолчанию:

    • Username: admin

    • Password: 1234

      При первом входе в веб-интерфейс потребуется изменить дефолтный пароль.

  3. Перейдите на вкладку Information, где можно проверить установленные компоненты: их версию, состояние и время, прошедшее с последнего запуска.

Вкладка Information веб-интерфейса ADB Control
Вкладка Information веб-интерфейса ADB Control

Теперь конфигурацию кластера ADB ES можно импортировать в ADB.

Нашли ошибку? Выделите текст и нажмите Ctrl+Enter чтобы сообщить о ней