ADB ES monitoring metrics

This article describes metrics for monitoring an ADB ES cluster. For information on how to install monitoring, refer to Install monitoring.

Overview

The Monitoring service consists of the following components:

  • Node Exporter — exposes hardware- and OS-related metrics, such as memory and CPU usage or filesystem space. These metrics are available on the port and endpoint specified in the Node Exporter settings section of the Monitoring service configuration (11203/metrics by default).

  • Process Exporter — collects metrics for the specified processes. In ADB ES, these are processes related to ADBM and ADB Control. Note that processes related to ADBM and ADB Control agents are monitored by the Monitoring service deployed in ADB. The Process Exporter metrics are available on the port specified in the Process exporter settings section of the Monitoring service configuration (9256 by default).

  • Prometheus — scrapes and stores metrics from the configured data sources: Node Exporter and Process Exporter. These metrics are available in the Prometheus web interface on the port specified in the Prometheus settings section of the Monitoring service configuration (11200 by default).

  • Grafana — uses Prometheus as a data source and visualizes its metrics as graphs and charts organized into dashboards. These dashboards are available in the Grafana web interface on the port specified in the Grafana settings section of the Monitoring service configuration (11210 by default).

View metrics in Prometheus

Prometheus is a monitoring and alerting toolkit. Prometheus collects metrics from exporters, and Grafana sends requests to Prometheus to collect data for its dashboards. If Grafana dashboards show empty panels or unexpected values, checking Prometheus helps determine whether the issue is related to metric collection or dashboard configuration:

  1. In your browser, enter <IP address of monitoring server>:<port>. The default port is 11200, and it can be changed in the Prometheus settings section in the Monitoring service configuration.

    The IP address, port, and hostname of Prometheus are also available on the Info tab of the Monitoring service.

  2. In the window that opens, enter the user name and the password that you have configured in the Prometheus users to login/logout to Prometheus field in the Monitoring service configuration.

In the Prometheus web interface, you can check its configuration and the state of the exporters (on the Targets page). You can also use the Prometheus Query Language (PromQL) to check specific metrics.

Using Prometheus Query Language
Using Prometheus Query Language
Using Prometheus Query Language
Using Prometheus Query Language

Grafana dashboards

Grafana allows you to visualize metrics stored in Prometheus, create your own dashboards, or modify existing ones.

Open Grafana

  1. In your browser, enter <IP address of monitoring server>:<port>. The default port is 11210, and it can be changed in the Grafana settings section in the Monitoring service configuration.

    The IP address, port, and hostname of Grafana are also available on the Info tab of the Monitoring service.

  2. In the window that opens, in the Email or username field, enter admin and in the Password field enter the password that you have configured in the Grafana administrator’s password field in the Monitoring service configuration.

By default, the following dashboards are available in Grafana:

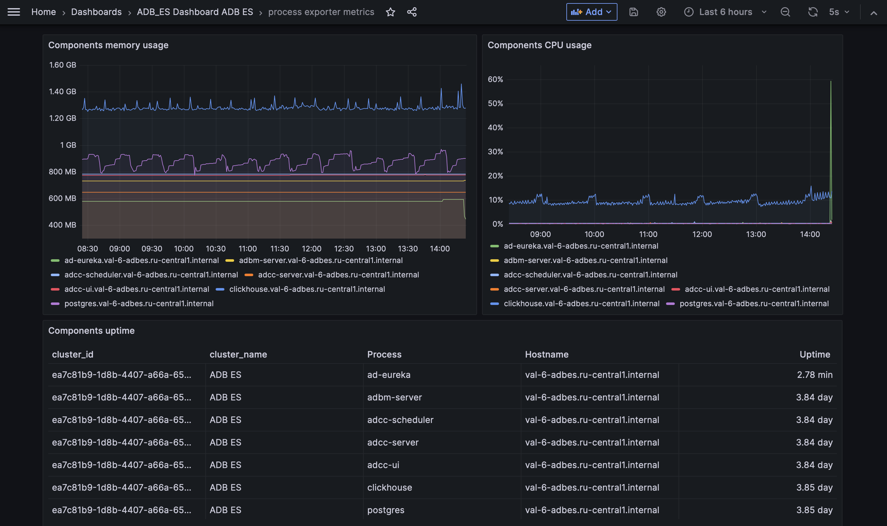
Process exporter metrics

This dashboard provides monitoring for essential ADBM and ADB Control components and database processes using metric provided by Process Exporter. The tracked processes are:

  • adbm-server — ADBM Backend Server;

  • adcc-server — ADB Control Backend Server;

  • adcc-scheduler — ADB Control Scheduler;

  • adcc-ui — ADB Control UI Server;

  • clickhouse — ClickHouse DBMS used in ADB Control (tracked only if you use the internal Arenadata QuickMarts (ADQM) instance provided by the ADB ES bundle);

  • postgres —  PostgreSQL used by ADB Control and ADBM (tracked only if you use the internal Arenadata Postgres (ADPG) instance provided by the ADB ES bundle);

  • ad-eureka —  Arenadata Service Registry.

Process exporter metrics dashboard in Grafana
Process exporter metrics dashboard in Grafana
Process exporter metrics
Panel name Description

Components uptime

Current uptime for each tracked process

Components memory usage

Memory usage of each process over time

Components CPU usage

CPU usage of each process over time

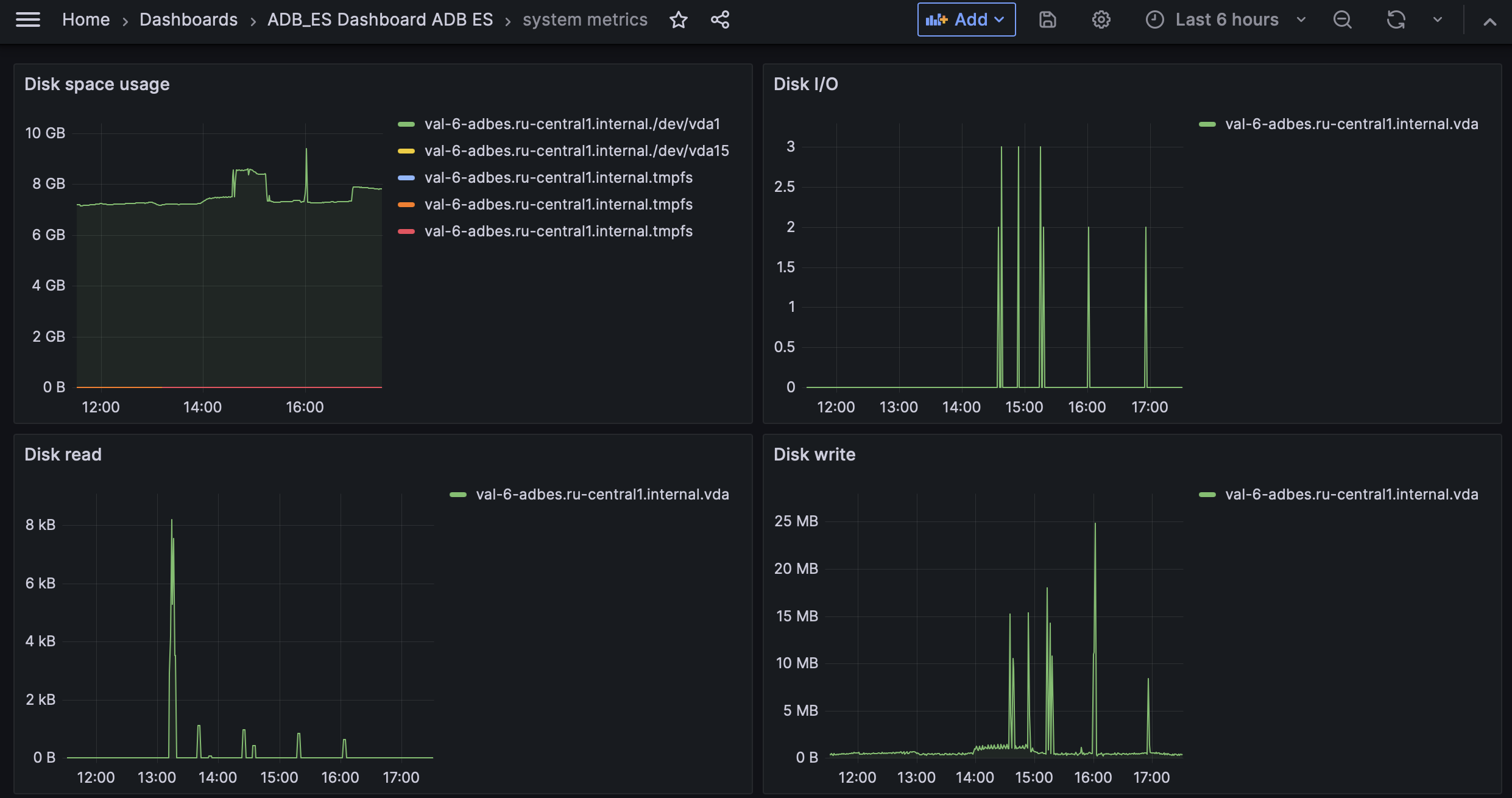
System metrics

This dashboard provides monitoring for host-level system metrics provided by Node Exporter.

System metrics dashboard in Grafana
System metrics dashboard in Grafana
System metrics
Panel name Description

Disk space usage

Used disk space on each mounted filesystem

Disk I/O

Number of disk I/O operations

Disk read

Rate of data read from disk

Disk write

Rate of data written to disk

Host CPU usage

CPU utilization percentage across all cores

Host memory usage

Memory used by processes on hosts

Network receive bytes

Inbound network traffic rate by interface and host

Network transmit bytes

Outbound network traffic rate by interface and host

Found a mistake? Seleсt text and press Ctrl+Enter to report it