Monitoring service

The Monitoring service deploys the Prometheus server inside ADPS to collect and store cluster monitoring metrics, and also supports the ability to use the Grafana web application for visualization and analysis of information. This article describes steps required to add this service to an ADPS cluster.

Overview

When adding the Monitoring service to ADPS, you can install the Node Exporter on all or selected hosts of your cluster. It is a monitoring agent that reads host system metrics that Prometheus collects. Prometheus can also collect metrics from ADPS services. These metrics will be available in the Prometheus format on the ports and endpoints specified in the service configurations. You can also use the Prometheus and Grafana web interfaces to view and analyze data that the monitoring service collects.

NOTE
  • If you already have a Prometheus-compatible monitoring system set up (for example, your own Prometheus server or VictoriaMetrics), you can use it to collect ADPS metrics. To do this, configure access to ADPS metrics in your monitoring system using ADPS’s Prometheus parameters specified on the Monitoring service page.

  • You can also use the Federation mechanism to migrate all metrics from the Prometheus server deployed in ADPS to your Prometheus.

Step 1. Add the service

  1. In the ADCM interface, open the Clusters page and click your ADPS cluster name. On the cluster page that opens, switch to the Services tab and click Add services.

    Switch to adding services
    Switch to adding services
  2. In the opened dialog, select the Monitoring service and click Add.

    Select the service
    Select the service

    As a result, the added service is displayed on the Services tab.

    The result of successful adding the service to the cluster
    The result of successful adding the service to the cluster

Step 2. Add components

  1. On the cluster page, open the Mapping tab to proceed to mapping service components to cluster hosts.

    Switch to mapping service components
    Switch to mapping service components
    Monitoring service components
    Component Description

    Prometheus Server

    Stores system metrics generated by an ADPS cluster and allows Grafana to request them

    Grafana

    Visualizes ADPS metrics as graphs and charts organized into dashboards

    Node Exporter

    Collects system metrics and sends them to Prometheus

  2. Assign hosts to components of the Monitoring service — click Add hosts and select the desired hosts in the pop-up window.

    Select a host for a component
    Select a host for a component
    CAUTION
    It is not recommended to install the Prometheus Server on hosts with ADPS components — use separate hosts for it. Otherwise, if an ADPS host fails and/or the load on it is critically high, information about the corresponding problems will not be saved.
  3. After the distribution of components is completed, click Save.

NOTE

When changing the topology of services/configurations related to monitoring, it is necessary to restart the Prometheus component in the Monitoring service.

Step 3. Configure the service

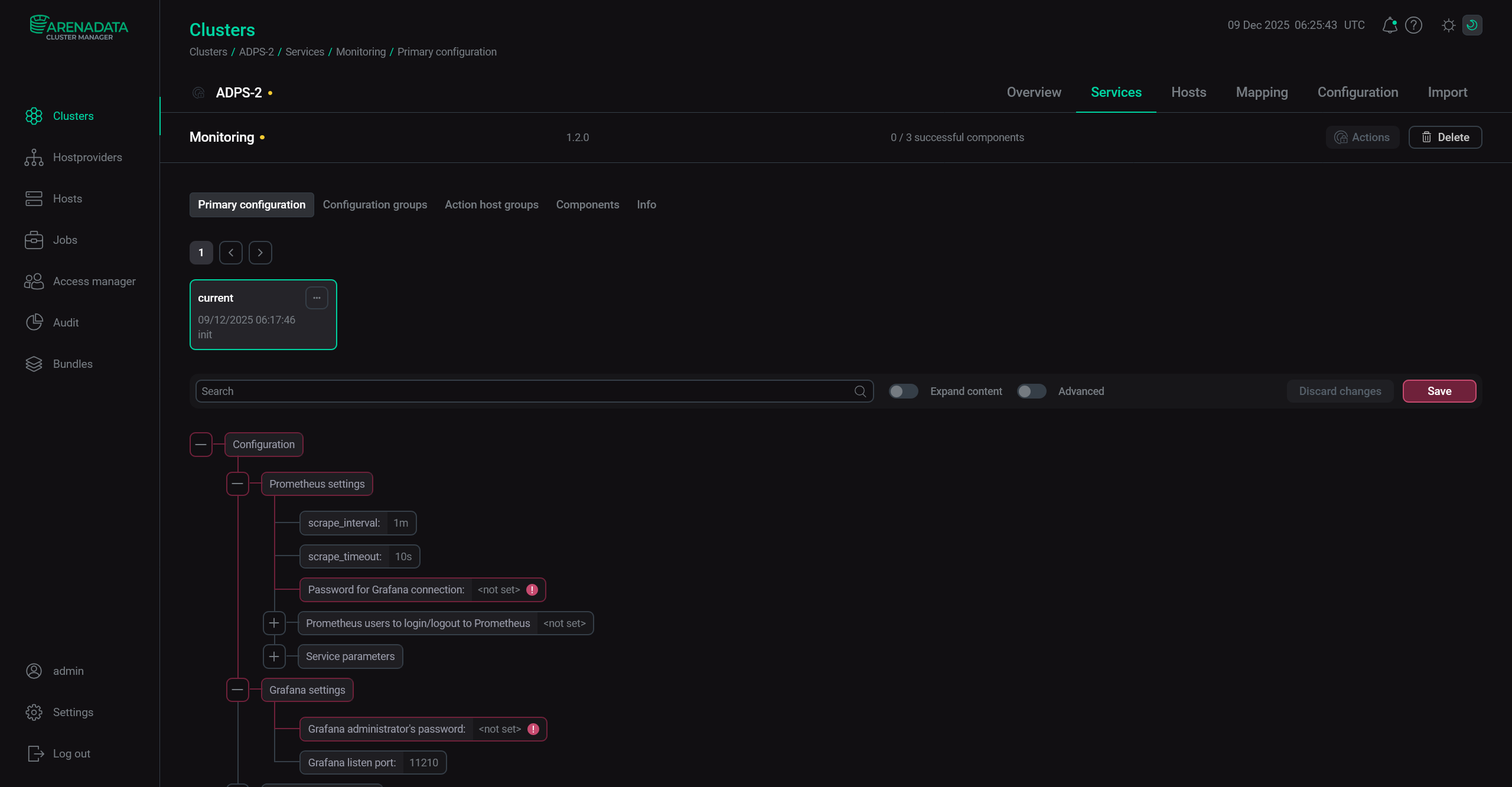
  1. Open the Services tab on the cluster page and click the Monitoring service name in the Name column.

  2. On the page that opens, fill in the service’s configuration parameters — see Monitoring configuration parameters for parameter descriptions. Fields highlighted in red are required.

    Configure the Monitoring service
    Configure the Monitoring service

    After specifying all necessary parameters, click Save.

Step 4. Install the service

  1. On the Services tab, click the icon actions default dark actions default light for the Monitoring service in the Actions column and run the Install action.

    Switch to the service installation
    Switch to the service installation
  2. Confirm the action in the opened window.

    Confirm the action
    Confirm the action
  3. Wait until the installation is completed. Then check that the service state has changed from created to installed.

    Installation is complete
    Installation is complete

    To view the service installation process and analyze errors if they occur, select Jobs in the left navigation menu and click the Install job name in the Jobs list.

    Install service job page
    Install service job page

Step 5. View results

The Monitoring service starts automatically after the installation. To ensure that monitoring works correctly, check that both system and ADPS service metrics are collected from the cluster hosts. To do this, view metrics in the Prometheus format in the browser or use the Prometheus or Grafana web interface.

Metrics in the Prometheus format

  1. In the address bar of your browser, enter an address of an ADPS host with the specified port and endpoint to listen for service or system metrics. Port numbers and endpoints are defined by the parameters located in:

    • the configuration pages of the ADPS services — settings for accessing monitoring metrics of these services;

    • the Node Exporter settings section on the configuration page of the Monitoring service — settings for accessing system metrics of the ADPS cluster hosts.

    For example, http://10.92.40.176:9201/metrics is an address to view metrics of Ranger Admin on a host with IP 10.92.40.176.

  2. The page that opens will display monitoring metrics from the specified host of the ADPS cluster in the Prometheus format.

Ranger Admin metrics in the Prometheus format
Ranger Admin metrics in the Prometheus format

Prometheus web interface

  1. In the address bar of your browser, enter an IP address of a host where the Prometheus Server component is installed. Specify also a port number from the web.listen-address parameter in the Service parameters group within the Prometheus settings section of the Monitoring service configuration (the default port is 11200). For example: http://10.92.40.176:11200. To log into the Prometheus interface, use a username and password that are also specified in the Prometheus settings section — the Prometheus users to login/logout to Prometheus setting.

  2. In the Expression field, you can enter a metric and click Execute — values of this metric on all hosts of the ADPS cluster will be shown in the interface.

Prometheus web interface
Prometheus web interface

Grafana web interface

  1. In the address bar of your browser, enter an address of a host on which Grafana is deployed and add a port number — a value of the Grafana listen port parameter located in the Grafana settings section of the Monitoring service configuration (the default value is 11210). For example, http://10.92.40.176:11210. To log in, use admin as a username, and the Grafana administrator’s password parameter value (also found in the Grafana settings section of service configuration parameters) as a password.

  2. In the window that opens, navigate to Home → Dashboards and expand the ADPS Dashboard <ADPS_cluster_name> section. In this section, you can select one of available dashboards to view service or system metrics coming from your ADPS cluster.

View ADPS metrics in Grafana
View ADPS metrics in Grafana
Found a mistake? Seleсt text and press Ctrl+Enter to report it