Integrate ADP ES with an ADP/PostgreSQL cluster

ADP ES allows you to manage ADP and PostgreSQL clusters. The ADP bundle contains all the agents required for the integration with ADP ES. In case of a PostgreSQL cluster, you need to install an Arenadata X (ADX) cluster. This article provides step-by-step instructions for each of these scenarios:

NOTE
  • A single ADP ES cluster can manage multiple ADP and PostgreSQL clusters. Integration with PostgreSQL is supported starting with ADP ES 2.0.0.

  • It is necessary to create ADP clusters that should be integrated with ADP ES in the same ADCM instance.

Note that the Monitoring service or an external Prometheus server is required for ADP and PostgreSQL (ADX) clusters to display node parameters on the Topology page.

Integrate with an ADP cluster

The integration with an ADP cluster is performed on the ADP cluster side during its installation. To do this, follow the steps below:

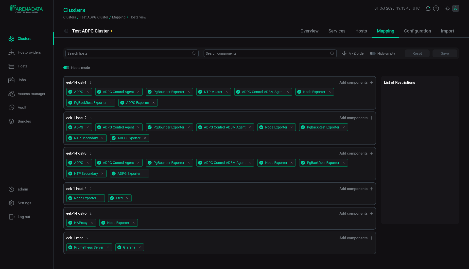
  1. Map the ADP Control Agent and Backup Manager Agent (optional) components of the ADP ES Agents service to all hosts with ADPG service in the ADP cluster.

    ADP Control agents mapping
    ADP Control agents mapping
  2. Open the Import tab of the ADP cluster. Select Cluster configuration and All services of ADP ES and click Import.

    Import of the ADP ES services
    Import of the ADP ES services
  3. Install the ADP cluster. See Install a cluster.

After installation, the ADP cluster is imported to ADP ES. You can find the ADP cluster topology on the Topology page of the ADP Control web user interface.

ADP cluster topology
ADP cluster topology
CAUTION

If you need to register your ADP cluster in a new ADP ES cluster, follow the steps below:

  1. Uninstall the ADP ES Agents service in your ADP cluster using the Uninstall action to break relation with the current ADP ES.

  2. Add the ADP ES Agents service to your ADP cluster once again.

  3. Import new ADP ES cluster services on the Import tab to connect your ADP with a new ADP ES cluster.

  4. Run the Install action of the ADP ES Agents service.

Integrate with a PostgreSQL cluster

Prerequisites

 

  • To integrate a PostgreSQL cluster with ADP ES, it should use Patroni to implement high availability (HA).

  • The Arenadata X (ADX) cluster supports PostgreSQL versions 16 and 17, Patroni versions 3 and 4.

  • A PostgreSQL cluster must listen on the address 0.0.0.0 (the listen parameter in the postgresql section of patroni.yml).

  • The postgres user must exist in a PostgreSQL cluster. Also, in the pg_hba section of patroni.yml, passwordless access to PostgreSQL using a socket (local) and the address 127.0.0.1 (host) should be specified. See Overview of PG_HBA configuration. For example:

    local all postgres peer
    host all postgres 127.0.0.1/32 trust
  • In a PostgreSQL cluster, nodes should have rules in the pg_hba section of patroni.yml for trust connections from the postgres user of all cluster nodes. It allows the postgres user to use psql to connect without password from a replica to a master node. For example, for a PostgreSQL cluster with three nodes, which have IP-addresses 10.92.31.32, 10.92.31.33, and 10.92.31.34, the following rules should be set:

    host all postgres 10.92.31.32/32 trust
    host all postgres 10.92.31.33/32 trust
    host all postgres 10.92.31.34/32 trust
  • Ensure that in the postgresql section of patroni.yml on all cluster nodes:

    • the config_dir parameter is not set or is the same as data_dir;

    • the unix_socket_directories is not set.

  • The name parameter of the patroni.yml file should contain FQDN, for example:

    scope: postgres-cluster-01
    name: host01.develop.yc.adsw.io

To integrate ADP ES with a PostgreSQL cluster, perform the steps below.

  1. Add hosts with the PostgreSQL cluster to ADCM. Use the SSH hostprovider to do this.

  2. Get an Arenadata X (ADX) bundle from the Arenadata support team and upload a bundle to ADCM. To do this, go to the Bundles page and click Upload bundle. Then, select a bundle in the dialog window. As a result, a bundle is displayed on the Bundles page.

    The result of successful uploading a bundle
    The result of successful uploading a bundle
  3. Create a cluster — select the Clusters item in the left navigation menu and click Create cluster.

    Switch to the cluster creation
    Switch to the cluster creation

    In the opened dialog, describe a new cluster instance:

    • Select an uploaded cluster bundle in the Product field.

    • Select a bundle version in the Product version field.

    • Enter a cluster name in the Cluster name field.

    • Enter a cluster description in the Description field if necessary.

    • Set the I accept Terms of Agreement flag to sign the license agreement. To read the agreement text, refer to the Terms of Agreement link. You can also sign the license agreement on the Bundles page by clicking the desired product bundle.

    • Click Create.

    Create a cluster
    Create a cluster

    As a result, the created cluster instance is displayed on the Clusters page.

    The result of a successful cluster creation
    The result of a successful cluster creation
  4. Add services. To do this, click a cluster name on the Clusters page.

    Select a cluster
    Select a cluster

    Open the Services tab on the cluster page and click Add service.

    Switch to add services
    Switch to add services

    In the opened dialog, select services that should be added to the cluster and click Add.

    Select services
    Select services
    Services that can be added to the ADP cluster
    Service Mandatory Purpose

    ADP ES Agents

    Yes

    Allows you to manage a PostgreSQL cluster with ADP ES

    Monitoring

    Yes, if an external Prometheus server is not used in the PostgreSQL cluster

    Service for collecting and storing PostgreSQL cluster metrics based on the Prometheus monitoring system and the Grafana service

    Third-party database

    Yes

    Interacts with the PostgreSQL cluster and provides access to its configuration

    The added services are displayed at the Services tab.

    Services added to the cluster
    Services added to the cluster
  5. Add hosts to the cluster. Open the Hosts tab on the cluster page and click Add hosts.

    Switch to add hosts
    Switch to add hosts

    In the opened dialog, select hosts that should be added to the cluster and click Add.

    Select hosts
    Select hosts

    The added hosts are displayed on the Hosts tab.

    The result of successful adding hosts to a cluster
    The result of successful adding hosts to a cluster
  6. Add components to the cluster hosts. To do this, open the Mapping tab on the cluster page. In the window that opens, map components to hosts. Mandatory components are highlighted in red.

    To assign hosts for each component, click Add hosts and select hosts in the pop-up window.

    Select hosts for a component
    Select hosts for a component

    An example of components distribution for the ADX cluster is shown in the table below.

    ADX components distribution
    Host Service Component Notes

    Hosts with PostgreSQL

    Third-party database

    Third-party node

    Interacts with the PostgreSQL cluster. The host can be a leader or replica

    ADP ES Agents

    ADP Control Agent

    An agent that allows you to manage a PostgreSQL cluster with ADP Control

    Backup Manager Agent

    A backup manager agent that ADP Control uses

    Monitoring

    Node Exporter

    The component collects system metrics and passes them to Prometheus

    Host for the Monitoring service

    Monitoring

    Prometheus Server

    The Prometheus server that collects and stores metrics

    Grafana

    The Grafana web interface for creating dashboards to visualize metrics. It is recommended to install Grafana and Prometheus Server on the same host

    Once the components are distributed, click Save.

    Save mapping of components
    Save mapping of components
  7. Configure services — open the Services tab on the cluster page and click its name in the Name column. In the window that opens:

    • Open the Primary Configuration tab.

    • Fill in configuration parameters of the selected service. The fields highlighted in red are mandatory.

    • Click Save.

    Configure a service
    Configure a service

    Pay attention to the following parameters that should be set during the installation:

    • Parameters of the Database service:

      • Data directory

      • Patroni unit name

      • patronictl binary path

      • Patroni config path

    • Parameters of the Monitoring service:

      • Prometheus settings — Password for Grafana connection — a password of a Grafana user (admprom_grafana) that is used to connect to Prometheus;

      • Grafana settings — Grafana administrator’s password — a password of the Grafana admin user.

    Passwords should contain a combination of numbers, symbols, lowercase and uppercase letters and have a minimum length of 8.

    NOTE

    For more information about services configuration parameters, see Configuration parameters of the ADX cluster.

  8. Import ADP ES services — open the Import tab of the cluster page, select all the ADP ES services, and click Import.

    Import ADP ES services
    Import ADP ES services
  9. Install the cluster. Before installing a new cluster, it is recommended to run the Precheck action. On the Clusters page, apply the Precheck action to the cluster by clicking the actions default dark actions default light icon in the Actions column. You can find the action result and the process of its execution on the Jobs page.

    If the Precheck action is successful, run the Install action.

    Install the cluster
    Install the cluster

    After the installation, the cluster state, displayed in the State field on the Clusters page, is changed from created to installed.

    The cluster is installed
    The cluster is installed

    After the ADX cluster is installed, the PostgreSQL cluster will become available in the ADP Control web interface at http://<adpc_host>:8090 (where <adpc_host> is the IP address of the host with the ADP Control component installed and 8090 is the default value of the Listening WEB UI port parameter in the Backend parameters section of the ADP Control service configuration).

External PostgreSQL cluster topology in ADP Control
External PostgreSQL cluster topology in ADP Control

After installing the Monitoring service, which includes the Grafana component, you can view dashboards displaying system metrics in a browser.To do this, enter the address of the host where the Grafana component is deployed and add the port number — the Grafana listen port parameter value (the default value is 11210). For example, http://10.92.6.91:11210. For login, use admin as a username and the Grafana administrator’s password parameter value as a password.

Found a mistake? Seleсt text and press Ctrl+Enter to report it