Установка кластера
Шаг 1. Запуск установки
Существует два способа установки:
-
Установка всего кластера. В этом методе все сервисы кластера устанавливаются автоматически друг за другом после применения действия Install к кластеру.
-
Установка отдельных сервисов. В этом методе каждый сервис устанавливается вручную путем применения к нему одного или нескольких действий. Этот способ также можно использовать для добавления новых сервисов в уже развернутый кластер.
В обоих методах каждый сервис запускается автоматически после установки.
|
ВАЖНО
Установка должна производиться на чистые хосты без предустановленного подобного ПО.
|
Установка всего кластера
Чтобы установить все сервисы кластера за одну операцию, выполните шаги:
-
Примените действие Install к кластеру, выбранному на странице Clusters, нажав на иконку
в столбце Actions.
Переход к установке всего кластера -
Подтвердите действие в открывшемся окне.
Подтверждение действия -
Дождитесь завершения установки.
Установка отдельных сервисов
Чтобы установить один или несколько сервисов вручную, необходимо предварительно добавить эти сервисы в кластер и затем применить к ним действия, описанные ниже.
|
ВНИМАНИЕ
Обратите внимание, что сервисы устанавливаются по очереди друг за другом. Не пытайтесь установить следующий сервис до окончания установки предыдущего.
|
-
Откройте вкладку Services на странице кластера. Для сервиса, который должен быть установлен, нажмите на иконку
в столбце Actions и выберите действие Install из выпадающего списка.
Переход к установке отдельных сервисов -
Подтвердите действие в открывшемся окне.
Подтверждение действия -
Дождитесь завершения установки и убедитесь, что статус сервиса изменился с
createdнаinstalled. -
Повторите предыдущие шаги для всех сервисов, которые необходимо установить.
Шаг 2. Просмотр результатов установки
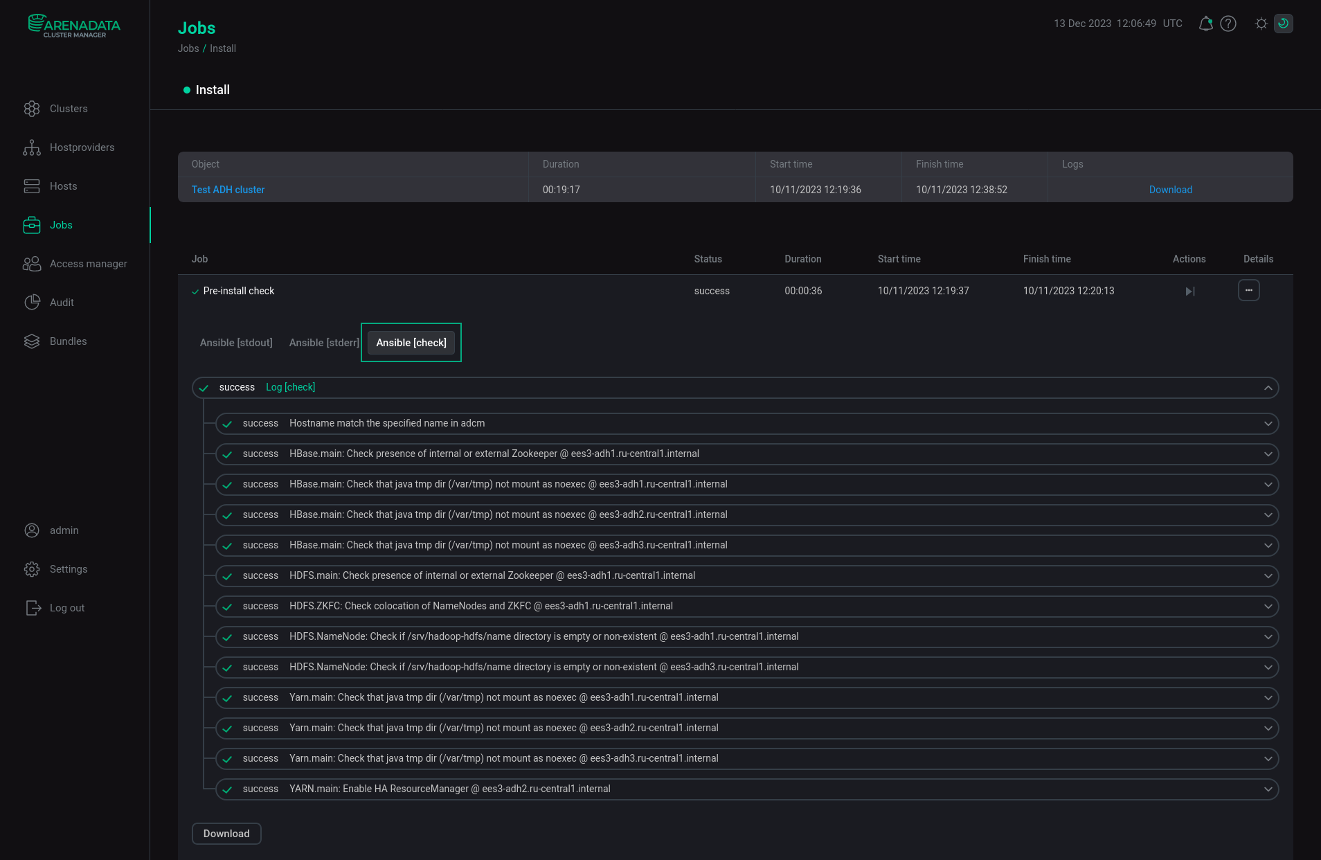
ADCM запускает отдельную задачу (job) для установки, как и для любого другого процесса. Для получения информации о статусе задач предназначена cтраница Jobs.
Если установка завершается успешно, соответствующая ей задача на странице Jobs переходит из статуса running в success; в противном случае — в статус failed. Чтобы получить более детальную информацию о возникших ошибках, можно перейти на страницу задачу, кликнув по ней в списке задач на странице Jobs. Откроется окно с шагами выполнения задачи. Кликните многоточие в столбце Details, чтобы получить дополнительную информацию об определенном шаге.
Страница задачи содержит два основных раздела: ansible [ stdout] и ansible [ stderr ]. Это технические логи, содержащие информацию из стандартных I/O-потоков stdout/stderr.
В дополнение к ним может выводиться третий опциональный раздел ansible [ check ]. Он содержит краткие описания наиболее часто возникающих ошибок. По сравнению с предыдущими разделами, эти описания, как правило, более простые и конкретные.
При возникновении ошибок в процессе установки рекомендуется изучить логи всех трех разделов.
Шаг 3. Проверка статуса кластера после установки
В результате успешной установки происходит обновление статуса кластера и его сервисов:
-
Статус кластера, отображаемый в столбце State на странице Clusters, меняет свое значение с
createdнаinstalled.
Статус кластера после успешной установки -
Статус сервисов, отображаемый на вкладке Services страницы кластера, меняет свое значение с
createdнаinstalled.
Статус сервисов кластера после успешной установки