Install a cluster

Step 1. Run installation

There are two ways to install cluster services:

  1. Whole cluster. In this method all services are installed automatically one by one after applying the Install action to a cluster.

  2. Single services. In this method each service is installed manually after applying one or more actions to it. This way is also suitable for installing new services in the already deployed cluster.

In both cases each service starts automatically after installation.

NOTE
In case of errors, you can find logs on the Jobs page.

Whole cluster

To install all cluster services within a single action, follow the steps:

  1. Apply the Install action to the cluster selected on the Clusters page by clicking the actions default dark actions default light icon in the Actions column.

    Switch to the whole cluster installation
    Switch to the whole cluster installation
  2. Verify the requested action in the opened window.

    Verify the action
    Verify the action
  3. Wait until the job is completed.

Single services

To install one or several cluster services manually, add these services to the cluster and then perform the actions described below.

CAUTION
Notice that services are installed one by one. Do not install another service until the installation of the previous one is completed.
  1. Open the Services tab on the cluster page. For each service that should be installed, click the actions default dark actions default light icon in the Actions column and select the Install action.

    "Switch to installation of single services
    Switch to installation of single services
  2. Verify the action in the opened window.

    Verify the action
    Verify the action
  3. Wait until the job is completed. Then check that the service state has changed from created to installed.

  4. Repeat the previous actions for other services that should be installed.

IMPORTANT

When you install ADQM Control services manually, one by one, use the following order:

  1. ADPG, Zookeeper in any order (if connections to external PostgreSQL/ZooKeeper clusters are not configured)

  2. ADQM Control

Step 2. View the results of installation

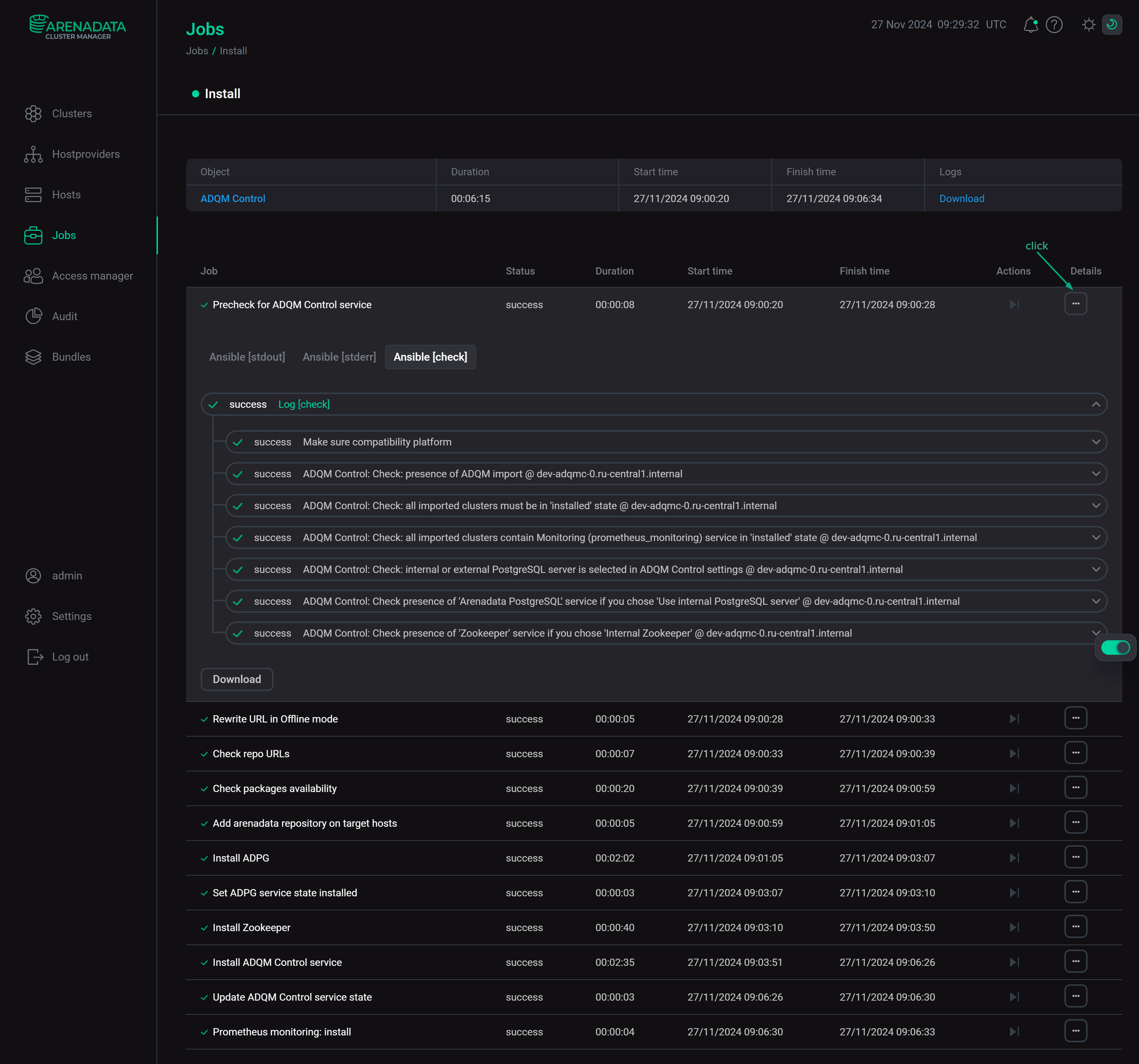
ADCM starts a single job for installation process, as well as for any other task. You can find out about the status of jobs more specifically on the Jobs page.

The Jobs page
The Jobs page

The successful completion of the service installation is determined by the transition of the job from the running status to the success status on the Jobs page. If the job fails, it switches to the failed status. In this case it is possible to see more detailed information about the errors that occurred by clicking the failed job on the Jobs page.

Switch to a job page
Switch to a job page
Install cluster job page
Install cluster job page

A job page contains two sections: ansible [ stdout] and ansible [ stderr ]. These are technical logs of the job that include information from standard I/O streams stdout/stderr. These logs can help to understand what caused the problems.

There can also be the optional third section ansible [ check ]. These are the logs of the most frequent errors checks. The description of these errors is more simple and specific, than in two previous technical logs.

The contents of all three sections should be studied if errors occur.

Job details
Job details

Step 3. Check the cluster state after installation

As a result of successful installation, the cluster and its services change their state according to the following rules:

  • The cluster state, displayed in the State field on the Clusters page, is being changed from created to installed.

    The cluster state after successful installation
    The cluster state after successful installation
  • The state of cluster services, displayed on the Services tab of the cluster page, is being changed from created to installed.

    The state of cluster services after successful installation
    The state of cluster services after successful installation

Step 4. Check the ADQM Control web interface

After the installation of ADQM Control has been completed, its user interface becomes available at http://<adqmc_backend_host>:5555 (where <adqmc_backend_host> is the IP address of the host with the Backend component installed and 5555 is the default value of the Backend port parameter in the Network configuration section of the ADQM Control service configuration). The admin user with the admin password and the Owner role (system owner) is automatically created — use these credentials to log in to ADQM Control.

ADQM Control user interface
ADQM Control user interface
IMPORTANT
  • In order for ADQM Control to receive information about data tables and queries of an integrated ADQM cluster, it is required to configure the ADQMDB service parameters for the ADQM cluster as follows:

    • enable query_log in the Log settings section;

    • in the Default user and policy settings section, add a subnetwork or IP address of the host where the ADQM Control’s Agents component is installed to the Default user IP list.

    After you have set the necessary parameters, do not forget to click Save and execute the Reconfig and restart action for the ADQMDB service to save configuration changes and restart the service.

  • If you have imported an ADQM cluster version up to and including 24.3.11.7.1.b1 into ADQM Control, and the Monitoring service was installed during the installation of the ADQM cluster (i.e. by the Install action at the cluster level, not by the service action), ADQM Control may not display the hosts of that cluster. To fix this issue, run the Reconfigure and restart action for the Monitoring service of the ADQM cluster. If the Monitoring service was installed into an existing ADQM cluster, this behavior does not occur — states of all ADQM cluster hosts are immediately displayed in ADQM Control.

Found a mistake? Seleсt text and press Ctrl+Enter to report it