Метрики мониторинга кластера ADB
В статье описываются метрики мониторинга кластера ADB. Для получения информации об установке мониторинга обратитесь к разделам:
Сбор метрик
Кластер мониторинга собирает метрики с хостов, на которых установлен сервис Monitoring Clients. На вкладке Mapping в ADCM можно посмотреть, какие хосты система мониторит в данный момент. Метрики собираются с помощью агента Diamond и кастомных скриптов. Оба инструмента отправляют метрики в Graphite, установленный в кластере мониторинга.
Diamond
Diamond — Python-демон, предназначенный для сбора метрик. Конфигурационный файл Diamond — /etc/diamond/diamond.conf.
Diamond использует компоненты, называемые коллекторами, для сбора таких системных метрик, как загрузка процессора, использование дискового пространства и нагрузка операциями ввода/вывода. Конфигурационные файлы коллекторов находятся в каталоге /etc/diamond/collectors на каждом хосте, который мониторится. Для получения более подробной информации о Diamond и коллекторах см. документацию Diamond. Помимо общих коллекторов могут использоваться дополнительные:
-
Если на хосте установлен сервис PXF, используется компонент
PXFCollector
, который собирает метрики о PXF как о Java-сервисе. -
Если мониторится ADBM или ADB Control, используется компонент
DockerCollector
, который собирает метрики об ADBM и ADB Control как о Docker-контейнерах.
Кастомные скрипты
Кастомные скрипты ADB расширяют возможности мониторинга, предоставляя данные об активности кластера ADB и баз данных. По умолчанию скрипты мониторинга расположены в каталоге /home/gpadmin/arenadata_configs на мастер-хосте. К ним относятся:
-
arenadata_segments_monitor.sh — собирает информацию о кластере, такую как количество сегментов и их зеркал, их состояние и отставание репликации.
-
db_datfrozenxid_alerter.sh — отслеживает риск зацикливания (wraparound) идентификаторов транзакций.
-
pxf-monitor.sh — отслеживает состояние и время непрерывной работы (uptime) сервиса PXF. Доступен на хостах, где установлен PXF.
Просмотр метрик
Graphite
Graphite получает метрики от Diamond и скриптов мониторинга.
Для просмотра метрик в веб-интерфейсе Graphite введите в адресной строке браузера адрес хоста с кластером мониторинга и порт Graphite (по умолчанию 80
), например 192.0.2.5:80
.
Проверить и изменить этот IP-адрес и порт можно в пользовательском интерфейсе ADCM в конфигурации сервиса Graphite, с помощью параметров ip_and_ports → Host IP address и ip_and_ports → Web-interface TCP port.
Эти значения задаются при настройке сервиса Graphite во время установки кластера мониторинга.
В левой части открывшегося окна раскройте узел Metrics → Arenadata → DB → <Cluster_id>. В списке отображаются две группы метрик:
-
System_metrics — показывает характеристики хостов (обычно связанные с потреблением ресурсов).
Системные метрикиГруппа метрик Описание cpu
Уровень загруженности процессора
diskspace
Использование дискового пространства
docker
Метрики, связанные с Docker-контейнерами. Эта группа метрик доступна, если мониторится ADBM или ADB Control
files
Файловая статистика
iostat
Производительность операций ввода/вывода
loadavg
Средняя загрузка системы
memory
Использование памяти
netstat
Статистика сетевых подключений
network
Производительность сетевых интерфейсов
pxfjson
Метрики службы PXF. Группа метрик доступна для хостов, на которых установлен PXF
uptime
Время работы с момента последней перезагрузки
-
database — предоставляет данные о базе данных, сегментах и транзакциях.
Метрики базы данныхГруппа метрик Название метрики Описание available
is_available
Доступность базы данных
db_datfrozenxid
Имена баз данных
Возраст самой старой транзакции
replication
REPLICATION_LAG
Задержка синхронизации (в байтах) между мастером и резервным мастером (standby master)
REPLICATION_STATE
Состояние процесса потоковой репликации WAL. Возможные значения:
-
streaming
— мастер передает изменения резервному мастеру. -
startup
— мастер запускается. -
catchup
— standby-мастер ликвидирует отставание от мастера. -
backup
— мастер передает полный бэкап базы данных. -
inactive
— репликация выключена.
segments
MIRRORS_AS_PRIMARY
Количество зеркальных сегментов, которые в данный момент работают в роли основного сегмента
TOTAL_PRIMARY_SEGMENTS
Количество сегментов, настроенных для работы в роли основного сегмента (
preferred_role = 'p'
вgp_segment_configuration
)TOTAL_SEGMENTS
Общее количество настроенных основных и зеркальных сегментов
UP_SEGMENTS
Количество сегментов, которые в настоящее время находятся в сети и работают (
status ='u'
вgp_segment_configuration
)sessions
LONGEST_XACT_SESS_ID
Идентификатор сессии (session ID) самой продолжительной активной транзакции
LONGEST_XACT_TIME
Продолжительность (в секундах) самой длительной активной транзакции
-


Grafana
Grafana позволяет визуализировать метрики, хранящиеся в Graphite, создавать собственные дашборды и изменять существующие.
Для просмотра дашбордов Grafana введите в адресной строке браузера адрес хоста с кластером мониторинга и порт Grafana (по умолчанию 3000
), например 192.0.2.5:3000
.
Проверить и изменить этот IP-адрес и порт можно в интерфейсе ADCM в конфигурации сервиса Grafana, используя параметры ip_and_ports → Host IP address и ip_and_ports → Port.
Для входа в Grafana используйте значения параметров security → Username и security → Password в конфигурации сервиса Grafana.
Эти значения задаются при настройке сервиса Grafana во время установки кластера мониторинга.
Дашборды Grafana
По умолчанию в Grafana доступны следующие дашборды:
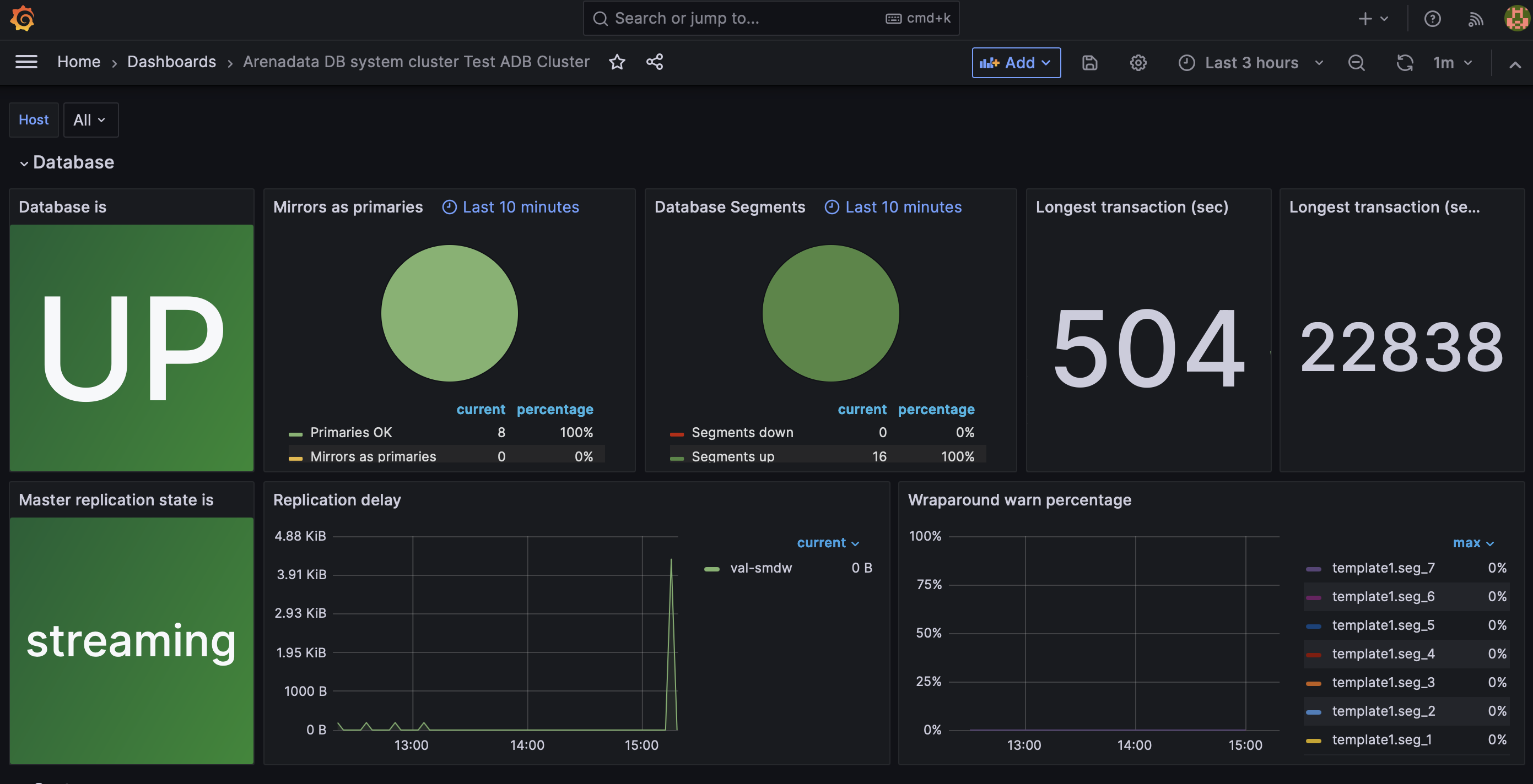
Arenadata DB system cluster <Cluster name>
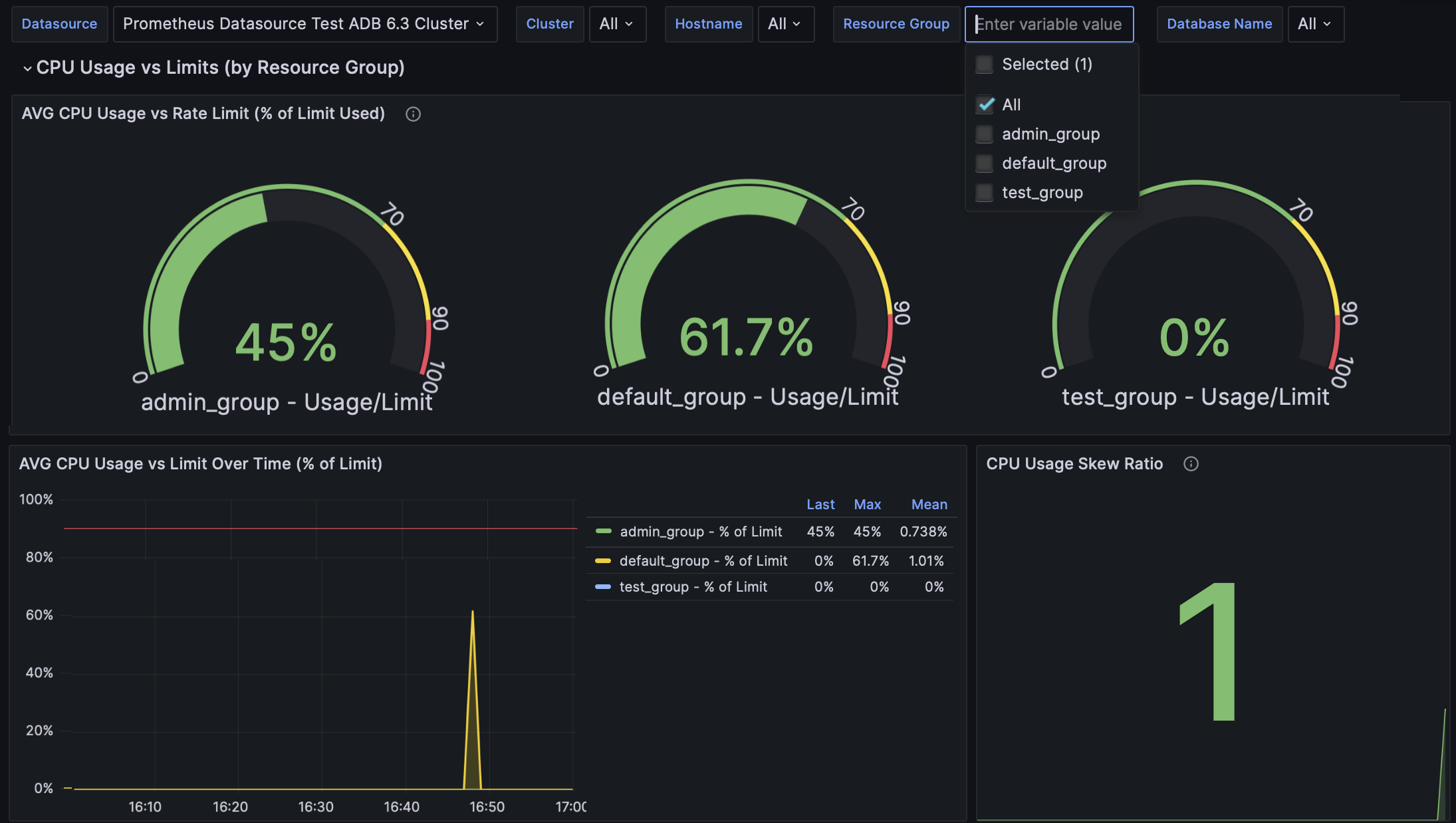
Секция Database представляет собой набор панелей, показывающих информацию о самом кластере, такую как состояние репликации и статусы сегментов.

В таблице ниже приведено описание панелей секции Database в Grafana.
Название панели | Описание | Источник в Graphite |
---|---|---|
Database is |
Состояние базы данных: |
<Cluster_id>/database/available/is_available |
Mirrors as primaries |
Количество зеркальных сегментов, работающих в роли основных |
<Cluster_id>/database/segments/MIRRORS_AS_PRIMARY |
Database segments |
Общее количество сегментов и их статус |
<Cluster_id>/database/segments/TOTAL_SEGMENTS |
Longest Transaction (sec) |
Длительность (в секундах) самой продолжительной активной транзакции |
<Cluster_id>/database/sessions/LONGEST_XACT_TIME |
Longest transaction (sess_id) |
Идентификатор сессии самой продолжительной активной транзакции |
<Cluster_id>/database/sessions/LONGEST_XACT_SESS_ID |
Master replication state is |
Состояние процесса потоковой репликации WAL |
<Cluster_id>/database/replication/REPLICATION_STATE |
Replication delay |
Задержка синхронизации (в байтах) между мастером и резервным мастером |
<Cluster_id>/database/replication/REPLICATION_LAG |
Wraparound warn percentage |
Показывает, насколько близок возраст идентификатора текущей транзакции к лимиту |
<Cluster_id>/database/db_datfrozenxid |
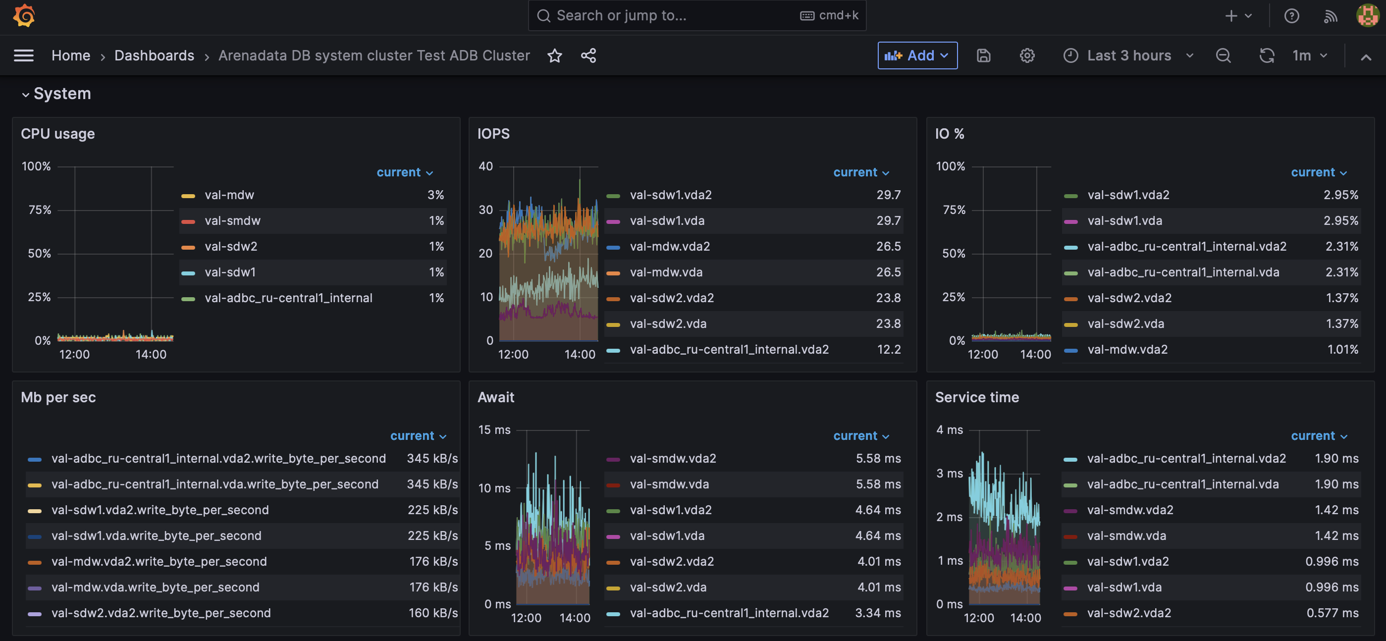
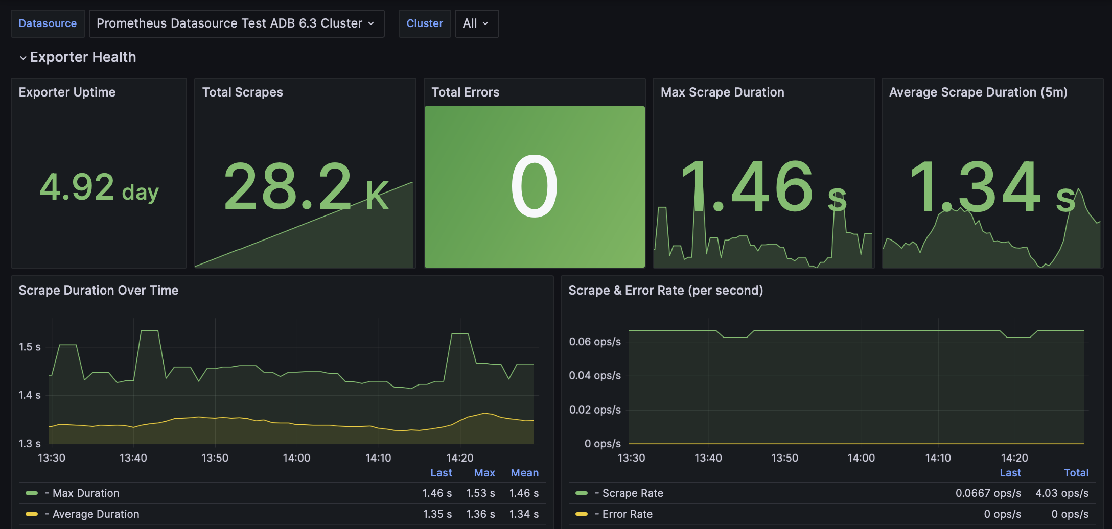
Секция System показывает метрики, связанные с производительностью системы.

В таблице ниже приведено описание панелей секции System в Grafana.
Название панели | Описание | Источник в Graphite |
---|---|---|
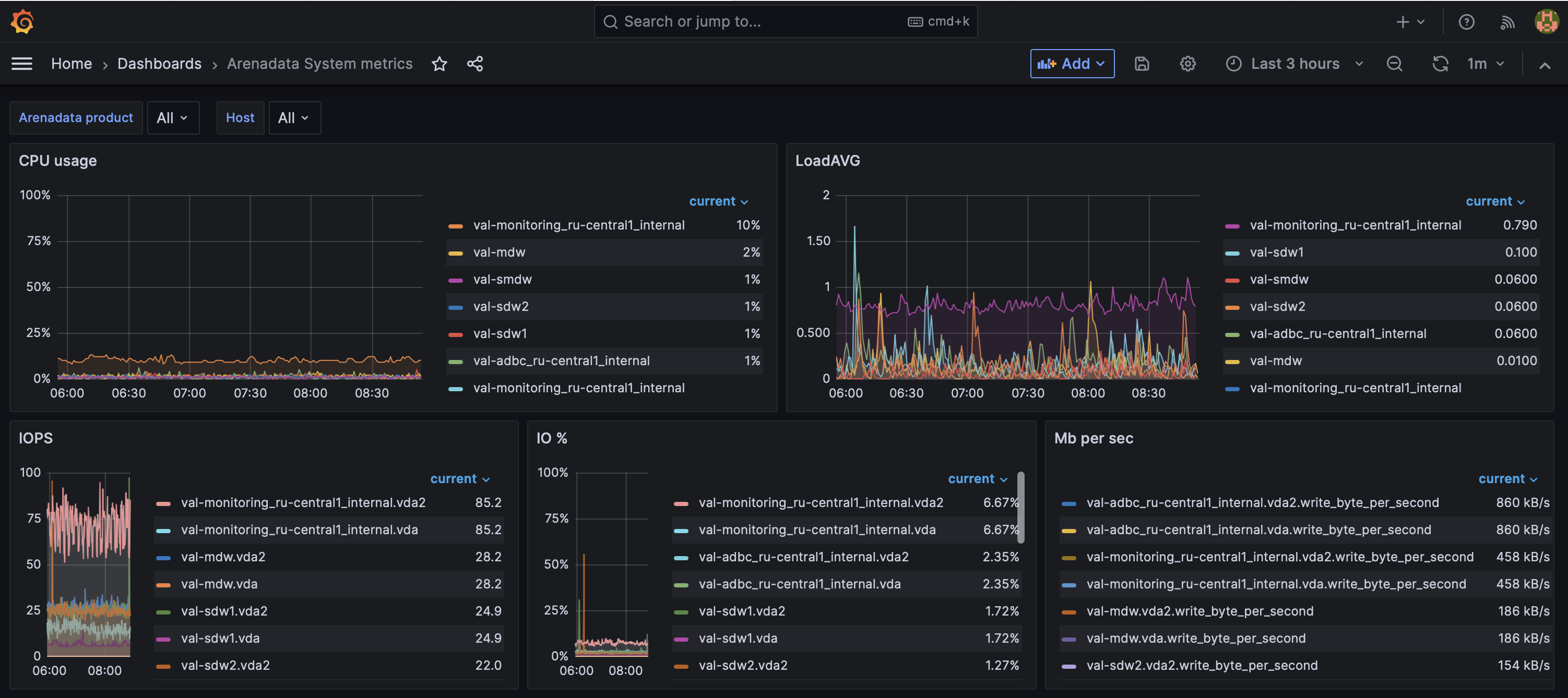
CPU usage |
Использование процессора в процентах |
System_metrics/<host>/cpu |
IOPS |
Количество операций ввода/вывода в секунду |
System_metrics/<host>/iostat/<disk_device>/iops |
IO % |
Процент времени, в течение которого диск выполняет операции ввода/вывода |
System_metrics/<host>/iostat/<disk_device>/util_percentage |
Mb per sec |
Скорость чтения/записи |
System_metrics/<host>/iostat/<disk_device>/read_byte_per_second System_metrics/<host>/iostat/<disk_device>/write_byte_per_second |
Await |
Среднее время (в миллисекундах), которое требуется для того, чтобы запросы ввода/вывода, отправленные на устройство, начали обрабатываться |
System_metrics/<host>/iostat/<disk_device>/await |
Service time |
Среднее время обработки (в миллисекундах) запроса ввода/вывода устройством |
System_metrics/<host>/iostat/<disk_device>/service_time |
Network receive bytes |
Количество байтов, полученных сетевым интерфейсом |
System_metrics/<host>/network/<network_interface>/rx_byte |
Network transmit bytes |
Количество байтов, переданных сетевым интерфейсом |
System_metrics/<host>/network/<network_interface>/tx_byte |
Available memory |
Объем памяти, доступный для запуска новых приложений без обращения системы к области подкачки (swap) |
System_metrics/<host>/memory/MemAvailable |
Memory free |
Абсолютный объем неиспользуемой физической памяти |
System_metrics/<host>/memory/MemFree |
Disk Space Usage - datadirs |
Доступное дисковое пространство в процентах от общего объема |
System_metrics/<host>/diskspace/<data_directory>/byte_percentfree |
Disk Space Usage - / |
Доступное дисковое пространство в каталоге /root в процентах от общего объема |
System_metrics/<host>/diskspace/root/byte_per_second |
LoadAVG |
Показатель нагрузки системы за минуту |
System_metrics/<host>/loadavg/01 |
Processes running |
Количество запущенных процессов |
System_metrics/<host>/loadavg/processes_running |
Processes total |
Общее количество процессов в системе |
System_metrics/<host>/loadavg/processes_total |
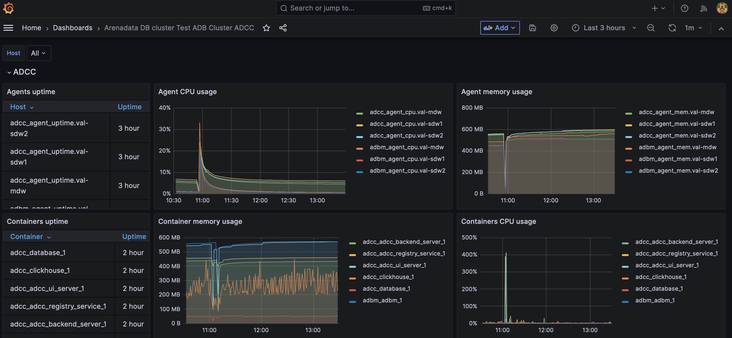
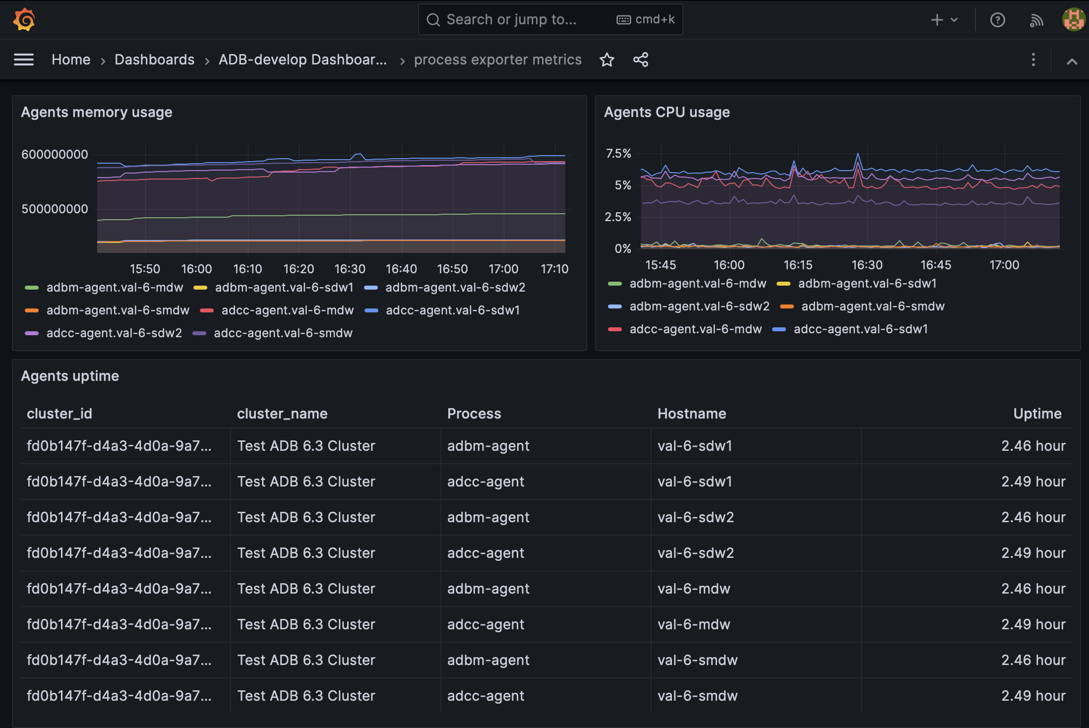
Arenadata DB cluster <Cluster name> ADCC
Этот дашборд показывает информацию об агентах ADB Control и ADBM, установленных на мастер-хосте и каждом сегментном хосте. Дашборд также показывает информацию о Docker-контейнерах ADB Control и ADBM.

Название панели | Описание | Источник в Graphite |
---|---|---|
Agents uptime |
Время непрерывной работы агентов ADB Control и ADBM с момента последней перезагрузки |
System_metrics/<host>/adbm_agent_uptime System_metrics/<host>/adcc_agent_uptime |
Agent CPU usage |
Использование процессора (в процентах) агентами ADB Control и ADBM |
System_metrics/<host>/adbm_agent_cpu System_metrics/<host>/adcc_agent_cpu |
Agent memory usage |
Использование памяти (в МБ) агентами |
System_metrics/<host>/adbm_agent_mem System_metrics/<host>/adcc_agent_mem |
Containers uptime |
Время непрерывной работы Docker-контейнеров ADBM и ADB Control |
System_metrics/<host>/docker/containers/<container_name>/uptime |
Container memory usage |
Использование памяти Docker-контейнерами ADBM и ADB Control |
System_metrics/<host>/docker/containers/<container_name>/RSS_byte |
Container CPU usage |
Использование процессора Docker-контейнерами ADBM и ADB Control |
System_metrics/<host>/docker/containers/<container_name>/cpu/cpuperc |
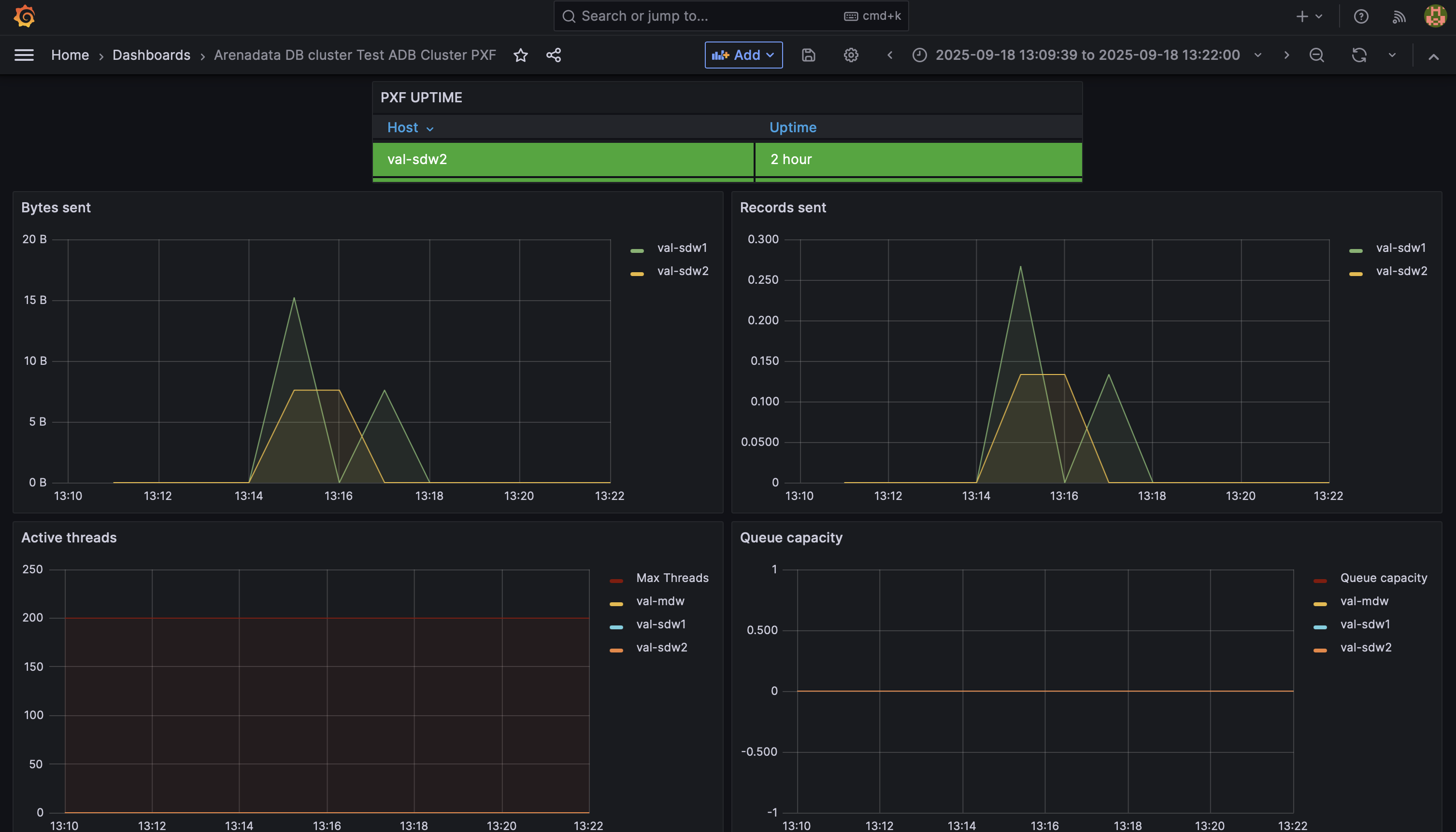
Arenadata DB cluster <Cluster name> PXF
Этот дашборд показывает информацию о времени работы сервиса PXF и метрики производительности PXF как приложения.

Название панели | Описание | Источник в Graphite |
---|---|---|
PXF UPTIME |
Время непрерывной работы PXF с момента последней перезагрузки |
System_metrics/<host>/pxfjson/pxf/pxf_uptime |
Active threads |
Количество потоков, активно выполняющих задачи |
System_metrics/<host>/pxfjson/pxf/executor/active |
Queue capacity |
Максимальное количество потоков, которые могут быть добавлены в очередь. Настраивается с помощью параметра |
System_metrics/<host>/pxfjson/pxf/executor/queue/capacity |
Bytes recieved |
Количество байтов в секунду, полученных PXF от ADB |
System_metrics/<host>/pxfjson/pxf/bytes/received |
Records recieved |
Количество записей (record) в секунду, полученных PXF от ADB |
System_metrics/<host>/pxfjson/pxf/records/received |
Bytes sent |
Количество байтов в секунду, отправленных PXF в ADB |
System_metrics/<host>/pxfjson/pxf/bytes/sent |
Records sent |
Количество записей в секунду, отправленных PXF в ADB |
System_metrics/<host>/pxfjson/pxf/records/sent |
JVM memory committed |
Объем памяти (в байтах), выделенный JVM, в которой работает приложение PXF |
System_metrics/<host>/pxfjson/jvm/memory/committed |
JVM memory max |
Максимальный объем (в байтах), который может быть использован для управления памятью JVM, в которой работает приложение PXF |
System_metrics/<host>/pxfjson/jvm/memory/max |
JVM memory used |
Объем памяти (в байтах), используемый JVM, в которой работает приложение PXF |
System_metrics/<host>/pxfjson/jvm/memory/used |
Arenadata System metrics
Этот дашборд содержит тот же набор панелей, что и секция System, описанная выше, но позволяет мониторить хосты сразу нескольких кластеров и нескольких продуктов Arenadata. Выбрать продукты Arenadata можно с помощью списка Arenadata product.
