Work with tables in ADQM Control

The Tables page of the ADQM Control web interface displays information about data tables in an ADQM cluster connected to the monitoring system. On this page, you can view a list of all cluster tables with general information about them, switch to details on columns of an individual table, and also visually identify changes in sizes of tables using graphs.

The Tables page
The Tables page

At the top of the screen, you can set up the following filters to select which data the Tables page should display:

  • Cluster — ADQM cluster where data tables are located.

  • Time — time period for which information about tables should be displayed. In the window that opens when you click the field, you can select an interval from the offered options on the Range tab or set a custom time range (at least 1 hour) on the Calendar tab.

  • Refresh — frequency of data updates.

ADQM Control supports the following ADQM/ClickHouse table engines (i.e. can show tables based on these engines on the Tables page):

For integration table engines (used to access external data storage systems — for example, MySQL, MongoDB, HDFS, Hive, S3, Kafka, EmbeddedRocksDB, RabbitMQ, PostgreSQL), the correctness and completeness of the information displayed in ADQM Control is currently not guaranteed.

List of tables

The Tables page lists data tables of an ADQM cluster as a table with the following fields.

Field Description

Table name

Name of an ADQM table

Size

Size of compressed data in a table at the end of the selected time interval

Database

Database to which a table belongs

It is also possible to add more fields with additional information on ADQM tables — to do this, click Customize table and select the required fields in the drop-down list.

Additional fields
Additional fields
Additional fields with information about ADQM tables
Field Description

Row count

Number of data rows in a table at the end of the selected time interval

Request count

Number of queries sent to a table during the selected time interval

Last request

Time the last query to a table was run during the selected time interval

Increase

Change in a table size over the selected time interval (a negative value means a decrease in the amount of data in the table)

Host

ADQM cluster host where a table is located. Clicking on the icon link to page half dark link to page half light opens ClickHouse web interface at http://<adqm_host_name>:8123/play, where <adqm_host_name> is the ADQM host FQDN (the system should be configured so that is can resolve the host FQDN into the IP address)

Engine

Table engine

Graphs

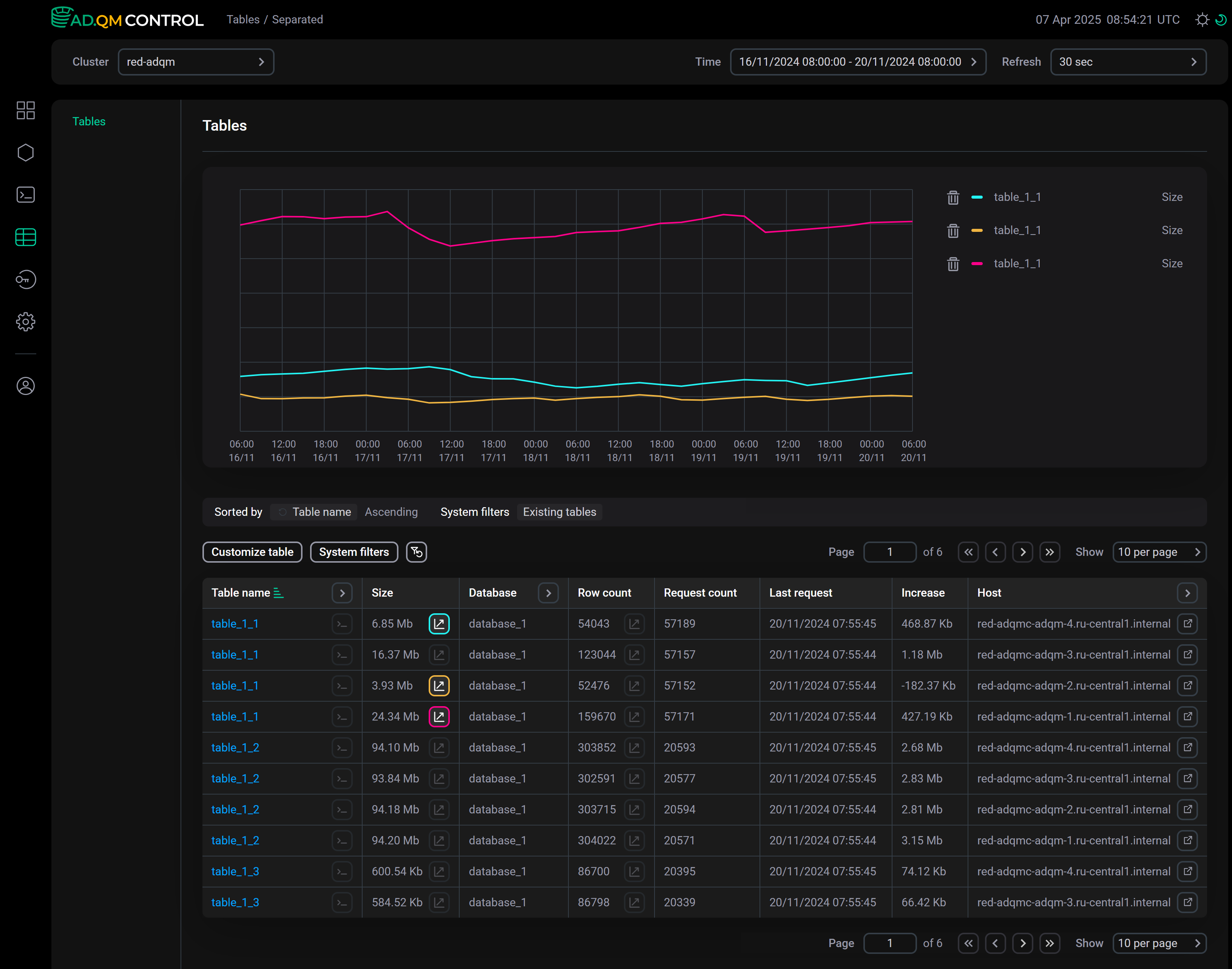
On the Tables page, you can get graphs to track the dynamics of changes in the Size and Row count metrics of ADQM tables (size of compressed data on disk and number of rows, respectively) over a selected period of time. Click the icon graph half default dark graph half default light in the column of the corresponding metric — above the list of tables, ADQM Control will display a section with a graph built based on this metric of the ADQM table. You can add up to 8 graphs (inclusive) simultaneously.

To see values of metrics at some point in time, hover the mouse over the graph area.

Sample graphs by size of data in tables
Sample graphs by size of data in tables

To delete a graph, click the icon corresponding to the graph color in the table (for example, graph on turq dark graph on turq light and graph on yellow dark graph on yellow light in the image above) or the icon delete dark delete light in the legend to the right of the graphs.

Filter and sort data

In the Table name, Database, Host, and Engine column headers, there are filters that you can use to select the necessary data on the Tables page. To set a filter, click the icon open filter default dark open filter default light and enter a value you are looking for (a table/database/engine name or its part, or full names of hosts). The icon filter dark focus filter light focus means that a filter is defined for the column. To reset all filters by columns, click reset btn dark reset btn light.

Clicking on System filters opens a list of predefined filters that you can activate with the switch toggle on dark toggle on light:

  • Show system.tables — display ADQM system tables from the system database;

  • Only existing tables — display only tables that exist in the cluster at the last point of the specified time interval (tables for which ADQM Control received metrics at the end of this time period);

  • Only tables with graph — display only the tables based on which graphs are currently plotted.

It is also possible to sort data on the Tables page by values ​​in any column of the table with the list of ADQM tables. To apply sorting by a column, click the icon asc dark active default asc light active default or desc dark active default desc light active default in its header.

Above the list of tables, there is a panel that shows the sorting (Sorted by) and filtering (System filters, Filtered by) conditions currently applied to data.

Current conditions for sorting and filtering data on the Tables page
Current conditions for sorting and filtering data on the Tables page

You can also view the list of the largest tables by data amount or the list of the most frequently queried tables in the ADQM cluster in the Top 10 tables section on the Dashboard page.

Table details

To open a separate page with detailed information about an ADQM table, click a table name in the Table name column.

Table selection
Table selection

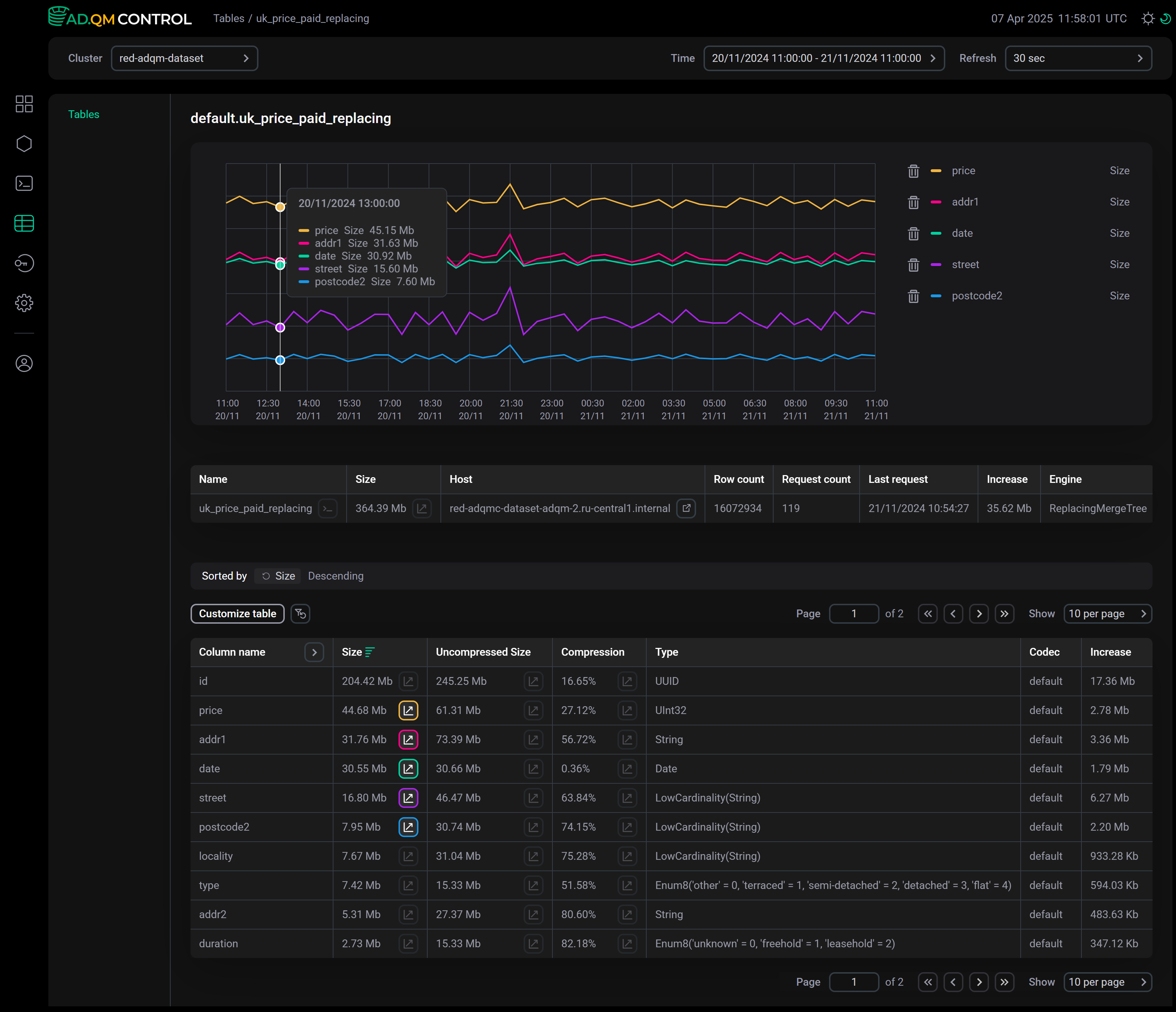
At the top of the page that opens, there is information about the ADQM table: name, size of compressed data, host, number of rows, number of queries sent to the table, time of the last query, data size change, and engine.

This page also displays a table with the following fields that contain detailed information about each column of the selected ADQM table (to control the visibility of some fields, use the Customize table option).

Field Description

Column name

Column name at the end of the selected time interval

Size

Size of column data in compressed form

Uncompressed Size

Size of column data in uncompressed form

Compression

Percent of disk space saved by data compression

Type

Column data type

Codec

Data compression codecs applied to a column

Comment

Comment for a column

Increase

Change in size of column data over the selected time interval

Information on table columns
Information on table columns

You can filter data in this table by the Column name field (to set a filter, click open filter default dark open filter default light in the column header) and sort by any column except Comment (use the icons asc dark active default asc light active default and desc dark active default desc light active default in column headers).

On this page, you can also build graphs to see how the size of compressed or uncompressed data in individual columns of an ADQM table changes over the selected time interval, or to analyze effect of applying data compression on the amount of disk space saved. To do this, use the icon graph half default dark graph half default light in the Size, Uncompressed Size, or Compression column, respectively. The graph area can display up to 7 graphs by individual columns and one graph by the entire table size at a time.

Sample graphs by the size of compressed data in individual columns of an ADQM table
Sample graphs by the size of compressed data in individual columns of an ADQM table
Sample graph by the amount of disk space saved with data compression
Sample graph by the amount of disk space saved with data compression
CAUTION

In the following cases, graph lines may be interrupted, which can lead to an inaccurate representation of column states and confuse users:

  • a column was renamed and then reverted to its original name — all this time, the column (with any name) continued to exist and store data, and its metrics were collected;

  • a column was dropped and then re-created with the same name — in fact, these are two different columns existing at different time intervals.

The rendering of graphs for such cases will be fixed in future releases of ADQM Control.

From the Tables page (as well as from the page with ADQM table details), you can access the list of queries sent to a specific ADQM table for a selected time interval. To do this, click the icon query btn default dark query btn default light in the Table name cell corresponding to the desired data table — this opens the Queries page with automatically configured filters by table name, database, and host.

Switch to the list of queries sent to the ADQM table
Switch to the list of queries sent to the ADQM table
Found a mistake? Seleсt text and press Ctrl+Enter to report it