Install monitoring

The Monitoring service deploys the Prometheus server inside ADQM Control to collect and store ADQM Control cluster monitoring metrics, and also supports the ability to use the Grafana web application for visualization and analysis of information. This article describes the steps required to add this service to an ADQM Control cluster.

Overview

When adding the Monitoring service to ADQM Control, you can install the node exporter on all or selected hosts of your cluster. It is a monitoring agent that reads host system metrics that Prometheus collects. Prometheus can also collect metrics from the ADQM Control service. These metrics will be available in the Prometheus format on the ports and endpoints specified in the service configurations. You can also use the Prometheus and Grafana web interfaces to view and analyze data that the monitoring service collects.

NOTE
  • If you already have a Prometheus-compatible monitoring system set up (for example, your own Prometheus server or VictoriaMetrics), you can use it to collect ADQM Control metrics. To do this, configure access to ADQM Control metrics in your monitoring system using ADQM Control’s Prometheus parameters specified on the Monitoring service page.

  • You can also use the Federation mechanism to migrate all metrics from the Prometheus server deployed in ADQM Control to your Prometheus.

Step 1. Add the service

  1. In the ADCM interface, open the Clusters page and click your ADQM Control cluster name. On the cluster page that opens, switch to the Services tab and click Add services.

    Switch to adding services
    Switch to adding services
  2. In the opened dialog, select the Monitoring service and click Add.

    Select the service
    Select the service

    As a result, the added service is displayed on the Services tab.

    The result of successfully adding the service to the cluster
    The result of successfully adding the service to the cluster

Step 2. Add components

  1. On the cluster page, open the Mapping tab to proceed to mapping service components to cluster hosts.

    Switch to mapping service components
    Switch to mapping service components
    Monitoring service components
    Component Description

    Prometheus Server

    Stores and allows requesting all metrics for an ADQM Control cluster

    Grafana

    Visualizes ADQM Control metrics as graphs and charts organized into dashboards

    Node Exporter

    Collects system metrics and sends them to Prometheus

  2. Assign hosts to components of the Monitoring service — click Add hosts and select the desired hosts in the pop-up window.

    Select a host for a component
    Select a host for a component
    CAUTION
    It is not recommended to install the Prometheus Server component on hosts with ADQM Control — use separate hosts for it. Otherwise, if an ADQM Control host fails or the load on it is critically high, information about the corresponding problems will not be saved.
  3. After the distribution of components is completed, click Save.

Step 3. Configure the service

  1. Open the Services tab on the cluster page and click the Monitoring service name in the Name column.

    Switch to the service configuration
    Switch to the service configuration
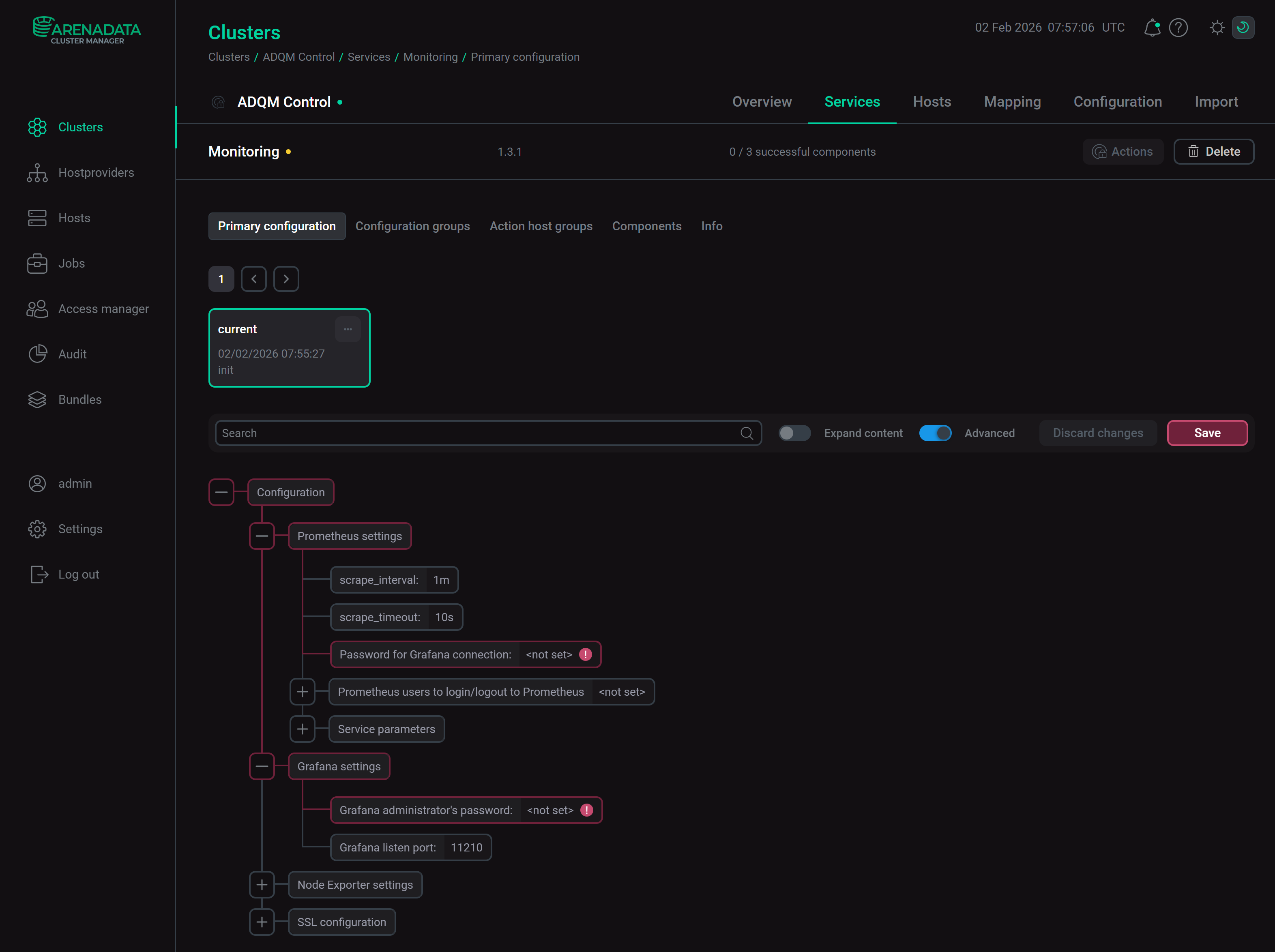
  2. On the page that opens, fill in the service’s configuration parameters.

    Configure the Monitoring service
    Configure the Monitoring service

    Fields highlighted in red are required:

    • Prometheus settings → Password for Grafana connection — a password of a Grafana user (admprom_grafana) that is used to connect to Prometheus. The password should contain a combination of numbers, symbols, lowercase and uppercase letters and have a minimum length of 8.

    • Grafana settings → Grafana administrator’s password — a password of the admin Grafana user. The password should contain a combination of numbers, symbols, lowercase and uppercase letters and have a minimum length of 8.

    All monitoring parameters are described in the Monitoring section of the Configuration parameters article.

  3. After specifying all necessary parameters, click Save.

Step 4. Install the service

  1. On the Services tab, click the icon actions default dark actions default light for the Monitoring service in the Actions column and run the Install action.

    Switch to the service installation
    Switch to the service installation
  2. Wait until the installation is completed. Then check that the service state has changed from created to installed.

    Installation is complete
    Installation is complete

    To view the service installation process and analyze errors if they occur, select Jobs in the left navigation menu and click the Install job name in the Jobs list.

    Install service job page
    Install service job page

Step 5. View results

The Monitoring service starts automatically after installation. To ensure that monitoring works correctly, check that both system metrics and metrics of ADQM Control’s services are collected from the cluster hosts — see ADQM Control monitoring metrics. To do this, view metrics in the Prometheus format in the browser or use the Prometheus or Grafana web interface.

Metrics in the Prometheus format

  1. In the address bar of your browser, enter an address of an ADQM Control host with the specified port and endpoint to listen for service or system metrics. Port numbers and endpoints are defined by the parameters located in:

    • the Network configuration section of the ADQM Control service configuration — ports for access to metrics of the ADQM Control service’s components (the endpoint to retrieve Alertmanager metrics is /metrics and the endpoint for metrics of other components is /api/v1/metrics);

    • the Node Exporter settings section of the Monitoring service configuration — settings for access to system metrics of the ADQM Control cluster hosts.

    For example, http://10.92.40.182:9093/metrics is an address to view metrics of the Alertmanager component on a host with the IP 10.92.40.182.

  2. The page that opens will display monitoring metrics from the specified host of the ADQM Control cluster in the Prometheus format.

Alertmanager metrics in the Prometheus format
Alertmanager metrics in the Prometheus format
Alertmanager metrics in the Prometheus format
Alertmanager metrics in the Prometheus format

Prometheus web interface

  1. In the address bar of your browser, enter an IP address of a host where the Prometheus Server component is installed. Specify also a port number from the web.listen-address parameter in the Service parameters group within the Prometheus settings section of the Monitoring service configuration (the default port is 11200). For example: http://10.92.41.205:1120. To log into the Prometheus interface, use a username and password that are also specified in the Prometheus settings section — the Prometheus users to login/logout to Prometheus setting.

  2. In the Expression field, you can enter a metric and click Execute — values of this metric on all hosts of the ADQM Control cluster will be shown in the interface.

Prometheus web interface
Prometheus web interface
Prometheus web interface
Prometheus web interface

Grafana web interface

  1. In the address bar of your browser, enter an address of a host on which Grafana is deployed and add a port number — a value of the Grafana listen port parameter located in the Grafana settings section of the Monitoring service configuration (the default value is 11210). For example, http://10.92.41.205:11210. To log in, use admin as a username, and the Grafana administrator’s password parameter value (also found in the Grafana settings section of service configuration parameters) as a password.

  2. In the window that opens, navigate to Home → Dashboards and expand the ADQMC Dashboard <ADQM_Control_cluster_name> section. In this section, you can select one of the available dashboards to view service or system metrics coming from your ADQM Control cluster.

View ADQM Control metrics in Grafana
View ADQM Control metrics in Grafana
Found a mistake? Seleсt text and press Ctrl+Enter to report it