Установка мониторинга

Сервис Monitoring разворачивает в ADQM Control свой сервер Prometheus, который реализует сбор и хранение метрик мониторинга кластера ADQM Control, а также поддерживает возможность использования веб-приложения Grafana для визуализации и анализа информации. В данной статье описываются шаги, необходимые для подключения этого сервиса.

Обзор

При добавлении сервиса Monitoring в ADQM Control на все или выборочные хосты кластера можно установить node exporter — агент мониторинга, считывающий с хоста системные метрики, которые будет собирать Prometheus. Prometheus также может собирать метрики сервиса ADQM Control. Эти метрики будут доступны в формате Prometheus на портах и конечных точках (endpoints), указанных в параметрах сервисных конфигураций. Просматривать и анализировать данные, которые собирает сервис мониторинга, можно также в веб-интерфейсе Prometheus или Grafana.

ПРИМЕЧАНИЕ
  • Если у вас уже настроена совместимая с Prometheus система мониторинга (например, свой сервер Prometheus или VictoriaMetrics), можно использовать ее, чтобы собирать метрики ADQM Control. Для этого в своей системе мониторинга укажите настройки доступа к метрикам ADQM Control, используя параметры установленного в ADQM Control Prometheus, которые конфигурируются на странице сервиса Monitoring в интерфейсе ADСM.

  • Вы также можете использовать механизм Federation, чтобы перенести все метрики с сервера Prometheus, развернутого в ADQM Control, на свой Prometheus.

Шаг 1. Добавление сервиса

  1. В интерфейсе ADCM откройте страницу Clusters и кликните по имени кластера ADQM Control. Затем на открывшейся странице кластера перейдите на вкладку Services и нажмите Add services.

    Переход к добавлению сервисов
    Переход к добавлению сервисов
  2. В открывшемся окне выберите сервис Monitoring и нажмите Add.

    Выбор сервиса
    Выбор сервиса

    В результате добавленный сервис отобразится на вкладке Services.

    Результат успешного добавления сервиса в кластер
    Результат успешного добавления сервиса в кластер

Шаг 2. Добавление компонентов

  1. На странице кластера откройте вкладку Mapping, чтобы перейти к распределению сервисных компонентов между хостами кластера.

    Переход к распределению сервисных компонентов
    Переход к распределению сервисных компонентов
    Компоненты сервиса Monitoring
    Компонент Описание

    Prometheus Server

    Хранит и позволяет запрашивать все метрики кластера ADQM Control

    Grafana

    Позволяет визуализировать метрики ADQM Control в виде графиков и диаграмм, организованных в дашборды

    Node Exporter

    Собирает системные метрики и отдает их в Prometheus

  2. Назначьте хосты компонентам сервиса Monitoring — нажмите Add hosts и выберите нужные хосты в открывшемся окне.

    Выбор хоста для компонента
    Выбор хоста для компонента
    ВНИМАНИЕ
    Компонент Prometheus Server не рекомендуется устанавливать на хосты с ADQM Control — используйте для него отдельные хосты. Иначе при выходе из строя хоста ADQM Control или критически большой нагрузке на него информация о соответствующих проблемах не будет сохранена.
  3. После завершения распределения компонентов нажмите Save, чтобы сохранить изменения.

Шаг 3. Настройка сервиса

  1. Откройте вкладку Services на странице кластера и кликните по имени сервиса Monitoring в столбце Name.

    Переход к настройке сервиса
    Переход к настройке сервиса
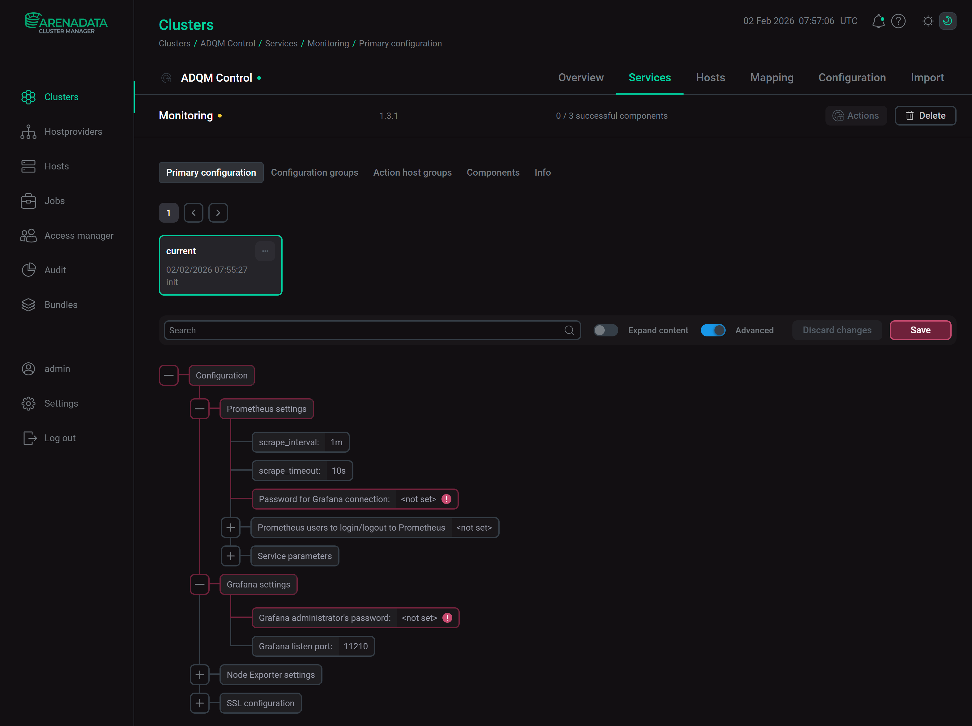
  2. В открывшемся окне заполните конфигурационные параметры сервиса.

    Настройка сервиса Monitoring
    Настройка сервиса Monitoring

    Поля, подсвеченные красным, обязательны для заполнения:

    • Prometheus settings → Password for Grafana connection — пароль пользователя Grafana (admprom_grafana), который используется для подключения к Prometheus. Пароль должен содержать комбинацию цифр, специальных символов, строчных и заглавных букв и иметь минимальную длину 8 символов.

    • Grafana settings → Grafana administrator’s password — пароль пользователя Grafana admin. Пароль должен содержать комбинацию цифр, специальных символов, строчных и заглавных букв и иметь минимальную длину 8 символов.

    Описания всех параметров приведены в разделе Monitoring статьи Конфигурационные параметры.

  3. После указания всех необходимых параметров нажмите Save.

Шаг 4. Установка сервиса

  1. На вкладке Services в строке сервиса Monitoring кликните по иконке actions default dark actions default light в столбце Actions и запустите действие Install.

    Переход к установке сервиса
    Переход к установке сервиса
  2. Дождитесь завершения установки и убедитесь, что статус сервиса изменился с created на installed.

    Процесс установки завершен
    Процесс установки завершен

    Чтобы посмотреть процесс выполнения установки сервиса и проанализировать ошибки в случае их возникновения, выберите пункт Jobs в левом навигационном меню и кликните по имени задачи Install в списке задач Jobs.

    Страница задачи Install
    Страница задачи Install

Шаг 5. Проверка результатов

Сервис Monitoring запускается автоматически после установки. По завершении установки необходимо убедиться, что с хостов кластера поступают системные метрики и метрики сервисов ADQM Control — см. Метрики мониторинга кластера ADQM Control. Чтобы это проверить, можно в браузере посмотреть метрики в формате Prometheus, а также использовать веб-интерфейсы Prometheus и Grafana.

Данные в формате Prometheus

  1. В адресную строку браузера введите адрес хоста кластера ADQM Control, а также укажите порт и конечную точку доступа (endpoint) к сервисным или системным метрикам, которые определяются параметрами:

    • в секции Network configuration конфигурации сервиса ADQM Control — порты доступа к метрикам компонентов сервиса ADQM Control (конечная точка доступа, в которую экспортируются метрики Alertmanager — /metrics, метрики остальных компонентов — /api/v1/metrics);

    • в секции Node Exporter settings конфигурации сервиса Monitoring — настройки доступа к системным метрикам хоста кластера ADQM Control.

    Пример адреса для просмотра метрик Alertmanager на хосте c IP 10.92.40.182: http://10.92.40.182:9093/metrics.

  2. На открывшейся странице будут показаны метрики мониторинга с указанного хоста кластера в формате Prometheus.

Метрики Alertmanager в формате Prometheus
Метрики Alertmanager в формате Prometheus
Метрики Alertmanager в формате Prometheus
Метрики Alertmanager в формате Prometheus

Веб-интерфейс Prometheus

  1. В адресной строке браузера введите IP-адрес хоста, где установлен компонент Prometheus Server сервиса Monitoring. Укажите номер порта, который определяется параметром web.listen-address в секции Prometheus settings в группе Service parameters конфигурации сервиса Monitoring (по умолчанию, 11200). Пример адреса: http://10.92.41.205:11200. Для входа в интерфейс Prometheus используйте имя пользователя и пароль, которые также указываются в секции Prometheus settings — настройка Prometheus users to login/logout to Prometheus.

  2. В поле Expression можно ввести название метрики и нажать Execute — в интерфейсе будут показаны значения этой метрики на всех хостах кластера ADQM Control.

Веб-интерфейс Prometheus
Веб-интерфейс Prometheus
Веб-интерфейс Prometheus
Веб-интерфейс Prometheus

Веб-интерфейс Grafana

  1. В адресной строке браузера введите адрес хоста, на котором развернут компонент Grafana сервиса Monitoring. В качестве номера порта укажите значение параметра Grafana listen port из раздела Grafana settings в настройках конфигурации сервиса мониторинга (по умолчанию 11210). Например, http://10.92.41.205:11210. Для входа используйте admin в качестве имени пользователя и значение параметра Grafana administrator’s password (находится также в разделе настроек Grafana settings) в качестве пароля.

  2. В открывшемся окне выберите пункт меню Home → Dashboards и разверните секцию ADQMC Dashboard <ADQM_Control_cluster_name>. В этой секции можно выбрать один из доступных дашбордов для просмотра сервисных или системных метрик, поступающих из вашего кластера ADQM Control.

Переход к метрикам кластера ADQM Control в Grafana
Переход к метрикам кластера ADQM Control в Grafana
Нашли ошибку? Выделите текст и нажмите Ctrl+Enter чтобы сообщить о ней