Установка кластера

Шаг 1. Запуск установки

Существует два способа установки:

  1. Установка всего кластера. В этом методе все сервисы кластера устанавливаются автоматически друг за другом после применения действия Install к кластеру.

  2. Установка отдельных сервисов. В этом методе каждый сервис устанавливается вручную путем применения к нему одного или нескольких действий. Этот способ также можно использовать для добавления новых сервисов в уже развернутый кластер.

В обоих методах каждый сервис запускается автоматически после установки.

ПРИМЕЧАНИЕ
В случае ошибок логи можно найти на странице Jobs.

Установка всего кластера

Чтобы установить все сервисы кластера за одну операцию, выполните шаги:

  1. Примените действие Install к кластеру, выбранному на странице Clusters, нажав на иконку actions default dark actions default light в столбце Actions.

    Переход к установке всего кластера
    Переход к установке всего кластера
  2. Дождитесь завершения установки.

Установка отдельных сервисов

Чтобы установить один или несколько сервисов вручную, необходимо предварительно добавить эти сервисы в кластер и затем применить к ним действия, описанные ниже.

ВНИМАНИЕ
Обратите внимание, что сервисы устанавливаются по очереди друг за другом. Не пытайтесь установить следующий сервис до окончания установки предыдущего.
  1. Откройте вкладку Services на странице кластера. Для сервиса, который должен быть установлен, нажмите на иконку actions default dark actions default light в столбце Actions и выберите действие Install из выпадающего списка.

    Переход к установке отдельных сервисов
    Переход к установке отдельных сервисов
  2. Дождитесь завершения установки и убедитесь, что статус сервиса изменился с created на installed.

  3. Повторите предыдущие шаги для всех сервисов, которые необходимо установить.

ВАЖНО

При установке сервисов ADQM Control вручную важно соблюдать следующий порядок:

  1. ADPG (если не настроено подключение к внешнему кластеру PostgreSQL)

  2. ADQM Control

Шаг 2. Просмотр результатов установки

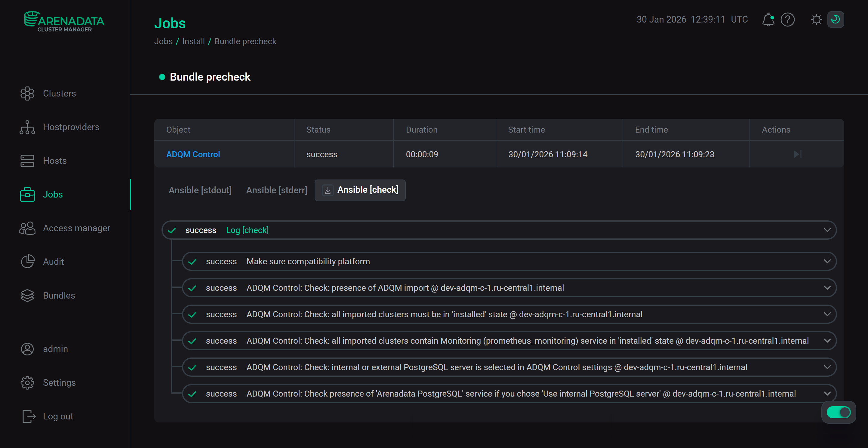
ADCM запускает отдельную задачу (job) для установки, как и для любого другого процесса. Для получения информации о статусе задач предназначена cтраница Jobs.

Страница Jobs
Страница Jobs

Если установка завершается успешно, соответствующая ей задача на странице Jobs переходит из статуса running в success; в противном случае — в статус failed. Чтобы получить более детальную информацию о возникших ошибках, можно перейти на страницу задачи, кликнув по ней в списке задач на странице Jobs.

Переход на страницу задачи (job)
Переход на страницу задачи (job)
Страница задачи установки кластера ADQM Control
Страница задачи установки кластера ADQM Control

Страница задачи содержит два основных раздела: ansible [ stdout] и ansible [ stderr ]. Это технические логи, содержащие информацию из стандартных I/O-потоков stdout/stderr.

В дополнение к ним может выводиться третий опциональный раздел ansible [ check ]. Он содержит краткие описания наиболее часто возникающих ошибок. По сравнению с предыдущими разделами, эти описания, как правило, более простые и конкретные.

При возникновении ошибок в процессе установки рекомендуется изучить логи всех трех разделов.

Подробности выполнения задачи
Подробности выполнения задачи

Шаг 3. Проверка статуса кластера после установки

В результате успешной установки происходит обновление статуса кластера и его сервисов:

  • Статус кластера, отображаемый в столбце State на странице Clusters, меняет свое значение с created на installed.

    Статус кластера после успешной установки
    Статус кластера после успешной установки
  • Статус сервисов, отображаемый на вкладке Services страницы кластера, меняет свое значение с created на installed.

    Статус сервисов кластера после успешной установки
    Статус сервисов кластера после успешной установки

Шаг 4. Проверка web-интерфейса ADQM Control

После завершения установки ADQM Control его пользовательский интерфейс становится доступным по адресу http://<adqmc_backend_host>:5555 (где <adqmc_backend_host> — IP-адрес хоста, на котором установлен компонент Backend; 5555 — значение по умолчанию параметра Backend port в секции конфигурации сервиса ADQM Control Network configuration). При установке ADQM Control автоматически создается пользователь admin с паролем admin и ролью Owner (владелец системы) — используйте эти учетные данные, чтобы зайти в ADQM Control.

Web-интерфейс ADQM Control
Web-интерфейс ADQM Control
ВАЖНО
  • Для того, чтобы в ADQM Control поступала информация о таблицах с данными и запросах интегрированного кластера ADQM, в настройках конфигурации сервиса ADQMDB кластера ADQM необходимо:

    • включить query_log в секции Log settings;

    • добавить подсеть или IP-адрес хоста, где установлен компонент Agents сервиса ADQM Control, в список Default user IP секции Default user and policy settings.

    После того, как необходимые параметры установлены, не забудьте нажать Save и выполнить действие Reconfig and restart для сервиса ADQMDB, чтобы сохранить информацию об изменениях конфигурации и перезапустить сервис.

  • Если в ADQM Control импортирован кластер ADQM версии до 24.3.11.7.1.b1 включительно, в котором сервис Monitoring был установлен при установке всего кластера (то есть не сервисным, а кластерным действием Install), ADQM Control не отобразит хосты этого кластера. Чтобы исправить это состояние, выполните действие Reconfigure and restart для сервиса Monitoring кластера ADQM. Если сервис Monitoring был установлен в уже существующий кластер ADQM, данное поведение не воспроизводится — состояние всех хостов кластера ADQM сразу выводится в ADQM Control.

Нашли ошибку? Выделите текст и нажмите Ctrl+Enter чтобы сообщить о ней